You can now generate on-demand security reports directly from the Cloudflare dashboard. This new feature provides a comprehensive overview of your email security posture, making it easier than ever to demonstrate the value of Cloudflare’s Email Security to executives and other decision makers.
These reports offer several key benefits:
Executive Summary: Quickly view the performance of Email Security with a high-level executive summary.
Actionable Insights: Dive deep into trend data, breakdowns of threat types, and analysis of top targets to identify and address vulnerabilities.
Configuration Transparency: Gain a clear view of your policy, submission, and domain configurations to ensure optimal setup.
This feature is available across the following Email Security packages:
CDN now supports 128 KB request and response headers 🚀
We're excited to announce a significant increase in the maximum header size supported by Cloudflare's Content Delivery Network (CDN). Cloudflare now supports up to 128 KB for both request and response headers.
Previously, customers were limited to a total of 32 KB for request or response headers, with a maximum of 16 KB per individual header. Larger headers could cause requests to fail with HTTP 413 (Request Header Fields Too Large) errors.
What's new?
Support for large headers: You can now utilize much larger headers, whether as a single large header up to 128 KB or split over multiple headers.
Reduces 413 and 520 HTTP errors: This change drastically reduces the likelihood of customers encountering HTTP 413 errors from large request headers or HTTP 520 errors caused by oversized response headers, improving the overall reliability of your web applications.
Enhanced functionality: This is especially beneficial for applications that rely on:
A large number of cookies.
Large Content-Security-Policy (CSP) response headers.
Advanced use cases with Cloudflare Workers that generate large response headers.
This enhancement improves compatibility with Cloudflare's CDN, enabling more use cases that previously failed due to header size limits.
During Birthday Week, we announced that single sign-on (SSO) is available for free ↗ to everyone who signs in with a custom email domain and maintains a compatible identity provider ↗. SSO minimizes user friction around login and provides the strongest security posture available. At the time, this could only be configured using the API.
Today, we are launching a new user experience which allows users to manage their SSO configuration from within the Cloudflare dashboard. You can access this by going to Manage account > Members > Settings.
This week’s highlights include a new JinJava rule targeting a sandbox-bypass flaw that could allow malicious template input to escape execution controls. The rule improves detection for unsafe template rendering paths.
Key Findings
New WAF rule deployed for JinJava (CVE-2025-59340) to block a sandbox bypass in the template engine that permits attacker-controlled type construction and arbitrary class instantiation; in vulnerable environments this can escalate to remote code execution and full server compromise.
Impact
CVE-2025-59340 — Exploitation enables attacker-supplied type descriptors / Jackson ObjectMapper abuse, allowing arbitrary class loading, file/URL access (LFI/SSRF primitives) and, with suitable gadget chains, potential remote code execution and system compromise.
Radar has expanded its Certificate Transparency (CT) log insights with new stats that provide greater visibility into log activity:
Log growth rate: The average throughput of the CT log over the past 7 days, measured in certificates per hour.
Included certificate count: The total number of certificates already included in this CT log.
Eligible-for-inclusion certificate count: The number of certificates eligible for inclusion in this log but not yet included. This metric is based on certificates signed by trusted root CAs within the log’s accepted date range.
Last update: The timestamp of the most recent update to the CT log.
Now, you simply define the directory where your assets are built, and we handle the rest. Check out the examples for what this looks like in Terraform configuration.
Under the hood, the Cloudflare Terraform provider now handles the same logic that Wrangler uses for static asset uploads. This includes scanning your assets directory, computing hashes for each file, generating a manifest with file metadata, and calling the Cloudflare API to upload any missing files in chunks. We support large directories with parallel uploads and chunking, and when the asset manifest hash changes, we detect what's changed and trigger an upload for only those changed files.
You can now create and manage Workflows using Terraform, now supported in the Cloudflare Terraform provider v5.11.0 ↗. Workflows allow you to build durable, multi-step applications -- without needing to worry about retrying failed tasks or managing infrastructure.
This release contains minor fixes and improvements including an updated public key for Linux packages. The public key must be updated if it was installed before September 12, 2025 to ensure the repository remains functional after December 4, 2025. Instructions to make this update are available at pkg.cloudflareclient.com.
Changes and improvements
The MASQUE protocol is now the only protocol that can use Proxy mode. If you previously configured a device profile to use Proxy mode with Wireguard, you will need to select a new WARP mode or switch to the MASQUE protocol. Otherwise, all devices matching the profile will lose connectivity.
Known issues
Devices using WARP client 2025.4.929.0 and up may experience Local Domain Fallback failures if a fallback server has not been configured. To configure a fallback server, refer to Route traffic to fallback server.
This release contains minor fixes and improvements including enhancements to Proxy mode for even faster resolution.
Changes and improvements
The MASQUE protocol is now the only protocol that can use Proxy mode. If you previously configured a device profile to use Proxy mode with Wireguard, you will need to select a new WARP mode or switch to the MASQUE protocol. Otherwise, all devices matching the profile will lose connectivity.
Known issues
For Windows 11 24H2 users, Microsoft has confirmed a regression that may lead to performance issues like mouse lag, audio cracking, or other slowdowns. Cloudflare recommends users experiencing these issues upgrade to a minimum Windows 11 24H2 KB5062553 or higher for resolution.
Devices using WARP client 2025.4.929.0 and up may experience Local Domain Fallback failures if a fallback server has not been configured. To configure a fallback server, refer to Route traffic to fallback server.
Devices with KB5055523 installed may receive a warning about Win32/ClickFix.ABA being present in the installer. To resolve this false positive, update Microsoft Security Intelligence to version 1.429.19.0 or later.
DNS resolution may be broken when the following conditions are all true:
WARP is in Secure Web Gateway without DNS filtering (tunnel-only) mode.
A custom DNS server address is configured on the primary network adapter.
The custom DNS server address on the primary network adapter is changed while WARP is connected.
To work around this issue, reconnect the WARP client by toggling off and back on.
This release contains minor fixes and improvements including enhancements to Proxy mode for even faster resolution.
Changes and improvements
The MASQUE protocol is now the only protocol that can use Proxy mode. If you previously configured a device profile to use Proxy mode with Wireguard, you will need to select a new WARP mode or switch to the MASQUE protocol. Otherwise, all devices matching the profile will lose connectivity.
Known issues
macOS Sequoia: Due to changes Apple introduced in macOS 15.0.x, the WARP client may not behave as expected. Cloudflare recommends the use of macOS 15.4 or later.
Devices using WARP client 2025.4.929.0 and up may experience Local Domain Fallback failures if a fallback server has not been configured. To configure a fallback server, refer to Route traffic to fallback server.
The most common reason users contact Cloudflare support is lost two-factor authentication (2FA) credentials. Cloudflare supports both app-based and hardware keys for 2FA, but you could lose access to your account if you lose these. Over the past few weeks, we have been rolling out email and in-product reminders that remind you to also download backup codes (sometimes called recovery keys) that can get you back into your account in the event you lose your 2FA credentials. Download your backup codes now by logging into Cloudflare, then navigating to Profile > Security & Authentication > Backup codes.
Sign-in security best practices
Cloudflare is critical infrastructure, and you should protect it as such. Please review the following best practices and make sure you are doing your part to secure your account.
Use a unique password for every website, including Cloudflare, and store it in a password manager like 1Password or Keeper. These services are cross-platform and simplify the process of managing secure passwords.
Use 2FA to make it harder for an attacker to get into your account in the event your password is leaked
Store your backup codes securely. A password manager is the best place since it keeps the backup codes encrypted, but you can also print them and put them somewhere safe in your home.
If you use an app to manage your 2FA keys, enable cloud backup, so that you don't lose your keys in the event you lose your phone.
If you use a custom email domain to sign in, configure SSO ↗.
If you use a public email domain like Gmail or Hotmail, you can also use social login with Apple, GitHub, or Google to sign in.
If you manage a Cloudflare account for work:
Have at least two administrators in case one of them unexpectedly leaves your company
Use SCIM to automate permissions management for members in your Cloudflare account
This week highlights multiple critical Cisco vulnerabilities (CVE-2025-20363, CVE-2025-20333, CVE-2025-20362). This flaw stems from improper input validation in HTTP(S) requests. An authenticated VPN user could send crafted requests to execute code as root, potentially compromising the device.
The initial two rules were made available on September 28, with a third rule added today, October 7, for more robust protection.
Cisco (CVE-2025-20333, CVE-2025-20362, CVE-2025-20363): Multiple vulnerabilities that could allow attackers to exploit unsafe deserialization and input validation flaws. Successful exploitation may result in arbitrary code execution, privilege escalation, or command injection on affected systems.
Impact
Cisco (CVE-2025-20333, CVE-2025-20362, CVE-2025-20363): Exploitation enables attackers to escalate privileges or achieve remote code execution via command injection.
Administrators are strongly advised to apply vendor updates immediately.
Each of your Workers now has a new overview page in the Cloudflare dashboard.
The goal is to make it easier to understand your Worker without digging through multiple tabs. Think of it as a new home base, a place to get a high-level overview on what's going on.
It's the first place you land when you open a Worker in the dashboard, and it gives you an immediate view of what’s going on. You can see requests, errors, and CPU time at a glance. You can view and add bindings, and see recent versions of your app, including who published them.
Navigation is also simpler, with visually distinct tabs at the top of the page. At the bottom right you'll find guided steps for what to do next that are based on the state of your Worker, such as adding a binding or connecting a custom domain.
We plan to add more here over time. Better insights, more controls, and ways to manage your Worker from one page.
If you have feedback or suggestions for the new Overview page or your Cloudflare Workers experience in general, we'd love to hear from you. Join the Cloudflare developer community on Discord ↗.
Radar now includes browser detection for Post-quantum (PQ) encryption.
The Post-quantum encryption card ↗ now checks whether a user’s browser supports post-quantum encryption.
If support is detected, information about the key agreement in use is displayed.
This week’s highlights prioritise an emergency Oracle E-Business Suite RCE rule deployed to block active, high-impact exploitation. Also addressed are high-severity Chaos Mesh controller command-injection flaws that enable unauthenticated in-cluster RCE and potential cluster compromise, plus a form-data multipart boundary issue that permits HTTP Parameter Pollution (HPP). Two new generic SQLi detections were added to catch inline-comment obfuscation and information disclosure techniques.
Key Findings
New emergency rule released for Oracle E-Business Suite (CVE-2025-61882) addressing an actively exploited remote code execution vulnerability in core business application modules. Immediate mitigation deployed to protect enterprise workloads.
Chaos Mesh (CVE-2025-59358,CVE-2025-59359,CVE-2025-59360,CVE-2025-59361): A GraphQL debug endpoint on the Chaos Controller Manager is exposed without authentication; several controller mutations (cleanTcs, killProcesses, cleanIptables) are vulnerable to OS command injection.
Form-Data (CVE-2025-7783): Attackers who can observe Math.random() outputs and control request fields in form-data may exploit this flaw to perform HTTP parameter pollution, leading to request tampering or data manipulation.
Two new generic SQLi detections added to enhance baseline coverage against inline-comment obfuscation and information disclosure attempts.
Impact
CVE-2025-61882 — Oracle E-Business Suite remote code execution (emergency detection): attacker-controlled input can yield full system compromise, data exfiltration, and operational outage; immediate blocking enforced.
CVE-2025-59358 / CVE-2025-59359 / CVE-2025-59360 / CVE-2025-59361 — Unauthenticated command-injection in Chaos Mesh controllers allowing remote code execution, cluster compromise, and service disruption (high availability risk).
CVE-2025-7783 — Predictable multipart boundaries in form-data enabling HTTP Parameter Pollution; results include request tampering, parameter overwrite, and downstream data integrity loss.
This update introduces 21 new detections in the Cloudflare Managed Ruleset (all currently set to Disabled mode to preserve remediation logic and allow quick activation if needed). The rules cover a broad spectrum of threats - SQL injection techniques, command and code injection, information disclosure of common files, URL anomalies, and cross-site scripting.
Access allows you to limit access to your Workers to specific users or groups. You can limit access to yourself, your teammates, your organization, or anyone else you specify in your Access policy.
To enable Cloudflare Access:
In the Cloudflare dashboard, go to the Workers & Pages page.
For workers.dev or Preview URLs, click Enable Cloudflare Access.
Optionally, to configure the Access application, click Manage Cloudflare Access. There, you can change the email addresses you want to authorize. View Access policies to learn about configuring alternate rules.
To fully secure your application, it is important that you validate the JWT that Cloudflare Access adds to the Cf-Access-Jwt-Assertion header on the incoming request.
Both of these appear in the modal that appears when you enable Cloudflare Access.
You can set these variables by adding them to your Worker's Wrangler configuration file, or via the Cloudflare dashboard under Workers & Pages > your-worker > Settings > Environment Variables.
Fine-grained permissions for Access Applications, Identity Providers (IdPs), and Targets is now available in Public Beta. This expands our RBAC model beyond account & zone-scoped roles, enabling administrators to grant permissions scoped to individual resources.
Deepgram's newest Flux model @cf/deepgram/flux is now available on Workers AI, hosted directly on Cloudflare's infrastructure. We're excited to be a launch partner with Deepgram and offer their new Speech Recognition model built specifically for enabling voice agents. Check out Deepgram's blog ↗ for more details on the release.
The Flux model can be used in conjunction with Deepgram's speech-to-text model @cf/deepgram/nova-3 and text-to-speech model @cf/deepgram/aura-1 to build end-to-end voice agents. Having Deepgram on Workers AI takes advantage of our edge GPU infrastructure, for ultra low latency voice AI applications.
Promotional Pricing
For the month of October 2025, Deepgram's Flux model will be free to use on Workers AI. Official pricing will be announced soon and charged after the promotional pricing period ends on October 31, 2025. Check out the model page for pricing details in the future.
Example Usage
The new Flux model is WebSocket only as it requires live bi-directional streaming in order to recognize speech activity.
Create a worker that establishes a websocket connection with @cf/deepgram/flux
JavaScript
exportdefault{
asyncfetch(request,env,ctx):Promise<Response>{
constresp=awaitenv.AI.run("@cf/deepgram/flux",{
encoding:"linear16",
sample_rate:"16000"
},{
websocket: true
});
returnresp;
},
}satisfiesExportedHandler<Env>;
Deploy your worker
Terminal window
npxwranglerdeploy
Write a client script to connect to your worker and start sending random audio bytes to it
You can now perform more powerful queries directly in Workers Analytics Engine ↗ with a major expansion of our SQL function library.
Workers Analytics Engine allows you to ingest and store high-cardinality data at scale (such as custom analytics) and query your data through a simple SQL API.
Today, we've expanded Workers Analytics Engine's SQL capabilities with several new functions:
toUInt8() - Converts any numeric expression, or expression resulting in a string representation of a decimal, into an unsigned 8 bit integer
Ready to get started?
Whether you're building usage-based billing systems, customer analytics dashboards, or other custom analytics, these functions let you get the most out of your data. Get started with Workers Analytics Engine and explore all available functions in our SQL reference documentation.
The GraphQL Analytics API now supports confidence intervals for sum and count fields on adaptive (sampled) datasets. Confidence intervals provide a statistical range around sampled results, helping verify accuracy and quantify uncertainty.
New instance types provide up to 4 vCPU, 12 GiB of memory, and 20 GB of disk per container instance.
Instance Type
vCPU
Memory
Disk
lite
1/16
256 MiB
2 GB
basic
1/4
1 GiB
4 GB
standard-1
1/2
4 GiB
8 GB
standard-2
1
6 GiB
12 GB
standard-3
2
8 GiB
16 GB
standard-4
4
12 GiB
20 GB
The dev and standard instance types are preserved for backward compatibility and are aliases for lite and standard-1, respectively. The standard-1 instance type now provides up to 8 GB of disk instead of only 4 GB.
You can now enhance your security posture by blocking additional application installer and disk image file types with Cloudflare Gateway. Preventing the download of unauthorized software packages is a critical step in securing endpoints from malware and unwanted applications.
We have expanded Gateway's file type controls to include:
Executable: Microsoft Software Installer (msix), Microsoft Software Installer (appx), Apple Software Package (pkg)
To ensure these file types are blocked effectively, please note the following behaviors:
DMG: Due to their file structure, DMG files are blocked at the very end of the transfer. A user's download may appear to progress but will fail at the last moment, preventing the browser from saving the file.
MSIX: To comprehensively block Microsoft Software Installers, you should also include the file type Unscannable. MSIX files larger than 100 MB are identified as Unscannable ZIP files during inspection.
To get started, go to your HTTP policies in Zero Trust. For a full list of file types, refer to supported file types.
Users can now specify that they want to retrieve Cloudflare documentation as markdown rather than the previous HTML default. This can significantly reduce token consumption when used alongside Large Language Model (LLM) tools.
Improvements to maintain client connectivity during network changes.
Known issues
For Windows 11 24H2 users, Microsoft has confirmed a regression that may lead to performance issues like mouse lag, audio cracking, or other slowdowns. Cloudflare recommends users experiencing these issues upgrade to a minimum Windows 11 24H2 KB5062553 or higher for resolution.
Devices using WARP client 2025.4.929.0 and up may experience Local Domain Fallback failures if a fallback server has not been configured. To configure a fallback server, refer to Route traffic to fallback server.
Devices with KB5055523 installed may receive a warning about Win32/ClickFix.ABA being present in the installer. To resolve this false positive, update Microsoft Security Intelligence to version 1.429.19.0 or later.
DNS resolution may be broken when the following conditions are all true:
WARP is in Secure Web Gateway without DNS filtering (tunnel-only) mode.
A custom DNS server address is configured on the primary network adapter.
The custom DNS server address on the primary network adapter is changed while WARP is connected.
To work around this issue, reconnect the WARP client by toggling off and back on.
MASQUE is now the default tunnel protocol for all new WARP device profiles.
Improvement to limit idle connections in Gateway with DoH mode to avoid unnecessary resource usage that can lead to DoH requests not resolving.
Improvements to maintain client connectivity during network changes.
The WARP client now supports macOS Tahoe (version 26.0).
Known issues
macOS Sequoia: Due to changes Apple introduced in macOS 15.0.x, the WARP client may not behave as expected. Cloudflare recommends the use of macOS 15.4 or later.
Devices using WARP client 2025.4.929.0 and up may experience Local Domain Fallback failures if a fallback server has not been configured. To configure a fallback server, refer to Route traffic to fallback server.
Gateway users can now apply granular controls to their file sharing and AI chat applications through HTTP policies.
The new feature offers two methods of controlling SaaS applications:
Application Controls are curated groupings of Operations which provide an easy way for users to achieve a specific outcome. Application Controls may include Upload, Download, Prompt, Voice, and Share depending on the application.
Operations are controls aligned to the most granular action a user can take. This provides a fine-grained approach to enforcing policy and generally aligns to the SaaS providers API specifications in naming and function.
All summary and timeseries_groups endpoints in HTTP and NetFlows now include an adm1 dimension for grouping data by first level administrative division (for example, state, province, etc.)
A new filter geoId was also added to all endpoints in HTTP and NetFlows, allowing filtering by a specific administrative division.
Check out the new Regional traffic insights on a country specific traffic page new Radar page ↗.
Today, we're launching the new Cloudflare Pipelines: a streaming data platform that ingests events, transforms them with SQL, and writes to R2 as Apache Iceberg ↗ tables or Parquet files.
Pipelines can receive events via HTTP endpoints or Worker bindings, transform them with SQL, and deliver to R2 with exactly-once guarantees. This makes it easy to build analytics-ready warehouses for server logs, mobile application events, IoT telemetry, or clickstream data without managing streaming infrastructure.
For example, here's a pipeline that ingests clickstream events and filters out bot traffic while extracting domain information:
INSERT into events_table
SELECT
user_id,
lower(event) AS event_type,
to_timestamp_micros(ts_us) AS event_time,
regexp_match(url, '^https?://([^/]+)')[1] AS domain,
url,
referrer,
user_agent
FROM events_json
WHEREevent='page_view'
ANDNOT regexp_like(user_agent, '(?i)bot|spider');
Get started by creating a pipeline in the dashboard or running a single command in Wrangler:
Terminal window
npxwranglerpipelinessetup
Check out our getting started guide to learn how to create a pipeline that delivers events to an Iceberg table you can query with R2 SQL. Read more about today's announcement in our blog post ↗.
Compaction is the process of taking a group of small files and combining them into fewer larger files. This is an important maintenance operation as it helps ensure that query performance remains consistent by reducing the number of files that needs to be scanned.
To enable automatic compaction in R2 Data Catalog, find it under R2 Data Catalog in your R2 bucket settings in the dashboard.
Today, we're launching the open beta for R2 SQL: A serverless, distributed query engine that can efficiently analyze petabytes of data in Apache Iceberg ↗ tables managed by R2 Data Catalog.
R2 SQL is ideal for exploring analytical and time-series data stored in R2, such as logs, events from Pipelines, or clickstream and user behavior data.
If you already have a table in R2 Data Catalog, running queries is as simple as:
Terminal window
npxwranglerr2sqlqueryYOUR_WAREHOUSE"
SELECT
user_id,
event_type,
value
FROM events.user_events
WHERE event_type = 'CHANGELOG' or event_type = 'BLOG'
AND __ingest_ts > '2025-09-24T00:00:00Z'
ORDER BY __ingest_ts DESC
LIMIT 100"
To get started with R2 SQL, check out our getting started guide or learn more about supported features in the SQL reference. For a technical deep dive into how we built R2 SQL, read our blog post ↗.
We’re shipping three updates to Browser Rendering:
Playwright support is now Generally Available and synced with Playwright v1.55 ↗, giving you a stable foundation for critical automation and AI-agent workflows.
We’re also adding Stagehand support (Beta) so you can combine code with natural language instructions to build more resilient automations.
To get started with Stagehand, refer to the Stagehand example that uses Stagehand and Workers AI to search for a movie on this example movie directory ↗, extract its details using natural language (title, year, rating, duration, and genre), and return the information along with a screenshot of the webpage.
AutoRAG is now AI Search! The new name marks a new and bigger mission: to make world-class search infrastructure available to every developer and business.
With AI Search you can now use models from different providers like OpenAI and Anthropic. By attaching your provider keys to the AI Gateway linked to your AI Search instance, you can use many more models for both embedding and inference.
In Provider Keys, choose your provider, click Add, and enter the key.
Connect a gateway to AI Search: When creating a new AI Search, select the AI Gateway with your provider keys. For an existing AI Search, go to Settings and switch to a gateway that has your keys under Resources.
Select models: Embedding models are only available to be changed when creating a new AI Search. Generation model can be selected when creating a new AI Search and can be changed at any time in Settings.
Once configured, your AI Search instance will be able to reference models available through your AI Gateway when making a /ai-search request:
JavaScript
exportdefault{
asyncfetch(request,env){
// Query your AI Search instance with a natural language question to an OpenAI model
In the coming weeks we will also roll out updates to align the APIs with the new name. The existing APIs will continue to be supported for the time being. Stay tuned to the AI Search Changelog and Discord ↗ for more updates!
You can now more precisely control your HTTP DLP policies by specifying whether to scan the request or response body, helping to reduce false positives and target specific data flows.
In the Gateway HTTP policy builder, you will find a new selector called Body Phase. This allows you to define the direction of traffic the DLP engine will inspect:
Request Body: Scans data sent from a user's machine to an upstream service. This is ideal for monitoring data uploads, form submissions, or other user-initiated data exfiltration attempts.
Response Body: Scans data sent to a user's machine from an upstream service. Use this to inspect file downloads and website content for sensitive data.
For example, consider a policy that blocks Social Security Numbers (SSNs). Previously, this policy might trigger when a user visits a website that contains example SSNs in its content (the response body). Now, by setting the Body Phase to Request Body, the policy will only trigger if the user attempts to upload or submit an SSN, ignoring the content of the web page itself.
All policies without this selector will continue to scan both request and response bodies to ensure continued protection.
Email Security relies on your submissions to continuously improve our detection models. However, we often receive submissions in formats that cannot be ingested, such as incomplete EMLs, screenshots, or text files.
To ensure all customer feedback is actionable, we have launched two new features to manage invalid submissions sent to our team and user submission aliases:
Email Notifications: We now automatically notify users by email when they provide an invalid submission, educating them on the correct format. To disable notifications, go to Settings ↗ > Invalid submission emails and turn the feature off.
Invalid Submission dashboard: You can quickly identify which users need education to provide valid submissions so Cloudflare can provide continuous protection.
Browser-based RDP with Cloudflare Access is now generally available for all Cloudflare customers. It enables secure, remote Windows server access without VPNs or RDP clients.
Since we announced our open beta, we've made a few improvements:
More robust error messaging on the login page to help you if you encounter an issue.
Worldwide keyboard support. Whether your day-to-day is in Portuguese, Chinese, or something in between, your browser-based RDP experience will look and feel exactly like you are using a desktop RDP client.
Cleaned up some other miscellaneous issues, including but not limited to enhanced support for Entra ID accounts and support for usernames with spaces, quotes, and special characters.
As a refresher, here are some benefits browser-based RDP provides:
Control how users authenticate to internal RDP resources with single sign-on (SSO), multi-factor authentication (MFA), and granular access policies.
Record who is accessing which servers and when to support regulatory compliance requirements and to gain greater visibility in the event of a security event.
Eliminate the need to install and manage software on user devices. You will only need a web browser.
Reduce your attack surface by keeping your RDP servers off the public Internet and protecting them from common threats like credential stuffing or brute-force attacks.
AutoRAG now includes a Metrics tab that shows how your data is indexed and searched. Get a clear view of the health of your indexing pipeline, compare usage between ai-search and search, and see which files are retrieved most often.
You can find these metrics within each AutoRAG instance:
Indexing: Track how files are ingested and see status changes over time.
Search breakdown: Compare usage between ai-search and search endpoints.
Top file retrievals: Identify which files are most frequently retrieved in a given period.
You can now route private traffic to Cloudflare Tunnel based on a hostname or domain, moving beyond the limitations of IP-based routing. This new capability is free for all Cloudflare One customers.
Previously, Tunnel routes could only be defined by IP address or CIDR range. This created a challenge for modern applications with dynamic or ephemeral IP addresses, often forcing administrators to maintain complex and brittle IP lists.
What’s new:
Hostname & Domain Routing: Create routes for individual hostnames (e.g., payroll.acme.local) or entire domains (e.g., *.acme.local) and direct their traffic to a specific Tunnel.
Simplified Zero Trust Policies: Build resilient policies in Cloudflare Access and Gateway using stable hostnames, making it dramatically easier to apply per-resource authorization for your private applications.
Precise Egress Control: Route traffic for public hostnames (e.g., bank.example.com) through a specific Tunnel to enforce a dedicated source IP, solving the IP allowlist problem for third-party services.
No More IP Lists: This feature makes the workaround of maintaining dynamic IP Lists for Tunnel connections obsolete.
Zero Trust Dashboard has a brand new, AI-powered search functionality. You can search your account by resources (applications, policies, device profiles, settings, etc.), pages, products, and more.
Ask Cloudy — You can also ask Cloudy, our AI agent, questions about Cloudflare Zero Trust. Cloudy is trained on our developer documentation and implementation guides, so it can tell you how to configure functionality, best practices, and can make recommendations.
Cloudy can then stay open with you as you move between pages to build configuration or answer more questions.
Find Recents — Recent searches and Cloudy questions also have a new tab under Zero Trust Overview.
We’re excited to announce that Email Security customers can now choose their preferred mail processing location directly from the UI when onboarding a domain. This feature is available for the following onboarding methods: MX, BCC, and Journaling.
What’s new
Customers can now select where their email is processed. The following regions are supported:
Germany
India
Australia
Global processing remains the default option, providing flexibility to meet both compliance requirements or operational preferences.
How to use it
When onboarding a domain with MX, BCC, or Journaling:
Select the desired processing location (Germany, India, or Australia).
The UI will display updated processing addresses specific to that region.
For MX onboarding, if your domain is managed by Cloudflare, you can automatically update MX records directly from the UI.
Availability
This feature is available across these Email Security packages:
Advantage
Enterprise
Enterprise + PhishGuard
What’s next
We’re expanding the list of processing locations to match our Data Localization Suite (DLS) footprint, giving customers the broadest set of regional options in the market without the complexity of self-hosting.
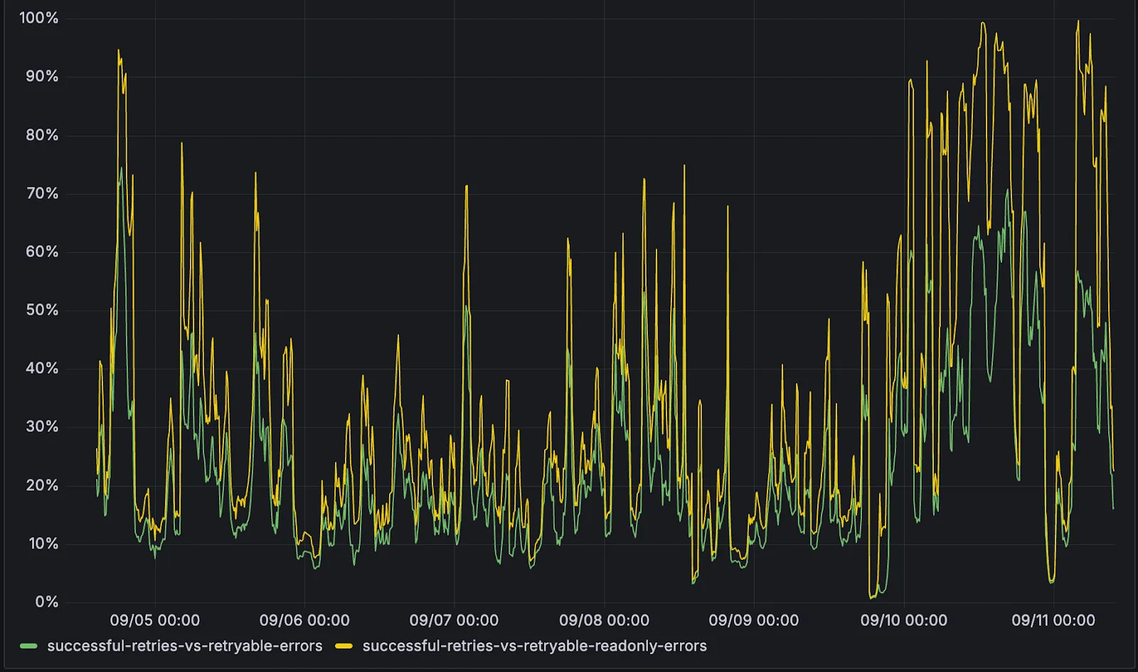
D1 now detects read-only queries and automatically attempts up to two retries to execute those queries in the event of failures with retryable errors. You can access the number of execution attempts in the returned response metadata property total_attempts.
At the moment, only read-only queries are retried, that is, queries containing only the following SQLite keywords: SELECT, EXPLAIN, WITH. Queries containing any SQLite keyword ↗ that leads to database writes are not retried.
The retry success ratio among read-only retryable errors varies from 5% all the way up to 95%, depending on the underlying error and its duration (like network errors or other internal errors).
The retry success ratio among all retryable errors is lower, indicating that there are write-queries that could be retried. Therefore, we recommend D1 users to continue applying retries in their own code for queries that are not read-only but are idempotent according to the business logic of the application.
D1 ensures that any retry attempt does not cause database writes, making the automatic retries safe from side-effects, even if a query causing changes slips through the read-only detection. D1 achieves this by checking for modifications after every query execution, and if any write occurred due to a retry attempt, the query is rolled back.
The read-only query detection heuristics are simple for now, and there is room for improvement to capture more cases of queries that can be retried, so this is just the beginning.
Magic WAN and WARP Connector users can now securely route their DNS traffic to the Gateway resolver without exposing traffic to the public Internet.
Routing DNS traffic to the Gateway resolver allows DNS resolution and filtering for traffic coming from private networks while preserving source internal IP visibility. This ensures Magic WAN users have full integration with our Cloudflare One features, including Internal DNS and hostname-based policies.
To configure DNS filtering, change your Magic WAN or WARP Connector DNS settings to use Cloudflare's shared resolver IPs, 172.64.36.1 and 172.64.36.2. Once you configure DNS resolution and filtering, you can use Source Internal IP as a traffic selector in your resolver policies for routing private DNS traffic to your Internal DNS.
Directly from Log Search results, customers can pivot to other parts of the Cloudflare dashboard to immediately take action as a result of their investigation.
From the http_requests or fw_events dataset results, right click on an IP Address or JA3 Fingerprint to pivot to the Investigate portal to lookup the reputation of an IP address or JA3 fingerprint.
Easily learn about error codes by linking directly to our documentation from the EdgeResponseStatus or OriginResponseStatus fields.
From the gateway_http dataset, click on a policyid to link directly to the Zero Trust dashboard to review or make changes to a specific Gateway policy.
We've shipped a new release for the Agents SDK ↗ bringing full compatibility with AI SDK v5 ↗ and introducing automatic message migration that handles all legacy formats transparently.
This release includes improved streaming and tool support, tool confirmation detection (for "human in the loop" systems), enhanced React hooks with automatic tool resolution, improved error handling for streaming responses, and seamless migration utilities that work behind the scenes.
This makes it ideal for building production AI chat interfaces with Cloudflare Workers AI models, agent workflows, human-in-the-loop systems, or any application requiring reliable message handling across SDK versions — all while maintaining backward compatibility.
Additionally, we've updated workers-ai-provider v2.0.0, the official provider for Cloudflare Workers AI models, to be compatible with AI SDK v5.
useAgentChat(options)
Creates a new chat interface with enhanced v5 capabilities.
Now, Magic WAN customers can configure a custom IKE ID for their IPsec tunnels. Customers that are using Magic WAN and a VeloCloud SD-WAN device together can utilize this new feature to create a high availability configuration.
All bidirectional tunnel health check return packets are accepted by any Magic on-ramp.
Previously, when a Magic tunnel had a bidirectional health check configured, the bidirectional health check would pass when the return packets came back to Cloudflare over the same tunnel that was traversed by the forward packets.
There are SD-WAN devices, like VeloCloud, that do not offer controls to steer traffic over one tunnel versus another in a high availability tunnel configuration.
Now, when a Magic tunnel has a bidirectional health check configured, the bidirectional health check will pass when the return packet traverses over any tunnel in a high availability configuration.
We're excited to be a launch partner alongside Google ↗ to bring their newest embedding model, EmbeddingGemma, to Workers AI that delivers best-in-class performance for its size, enabling RAG and semantic search use cases.
@cf/google/embeddinggemma-300m is a 300M parameter embedding model from Google, built from Gemma 3 and the same research used to create Gemini models. This multilingual model supports 100+ languages, making it ideal for RAG systems, semantic search, content classification, and clustering tasks.
Using EmbeddingGemma in AI Search:
Now you can leverage EmbeddingGemma directly through AI Search for your RAG pipelines. EmbeddingGemma's multilingual capabilities make it perfect for global applications that need to understand and retrieve content across different languages with exceptional accuracy.
To use EmbeddingGemma for your AI Search projects:
You can now upload up to 100,000 static assets per Worker version
Paid and Workers for Platforms users can now upload up to 100,000 static assets per Worker version, a 5x increase from the previous limit of 20,000.
Customers on the free plan still have the same limit as before — 20,000 static assets per version of your Worker
The individual file size limit of 25 MiB remains unchanged for all customers.
This increase allows you to build larger applications with more static assets without hitting limits.
Wrangler
To take advantage of the increased limits, you must use Wrangler version 4.34.0 or higher.
Earlier versions of Wrangler will continue to enforce the previous 20,000 file limit.
Create a custom field to log desired header or cookie values into the http_requests dataset and Log Explorer will import these as searchable fields. Once configured, use the custom SQL editor in Log Explorer to view or filter on these requests.
Starting December 1, 2025, list endpoints for the Cloudflare Tunnel API and Zero Trust Networks API will no longer return deleted tunnels, routes, subnets and virtual networks by default. This change makes the API behavior more intuitive by only returning active resources unless otherwise specified.
No action is required if you already explicitly set is_deleted=false or if you only need to list active resources.
The default behavior of the is_deleted query parameter will be updated.
Scenario
Previous behavior (before December 1, 2025)
New behavior (from December 1, 2025)
is_deleted parameter is omitted
Returns active & deleted tunnels, routes, subnets and virtual networks
Returns only active tunnels, routes, subnets and virtual networks
Action required
If you need to retrieve deleted (or all) resources, please update your API calls to explicitly include the is_deleted parameter before December 1, 2025.
To get a list of only deleted resources, you must now explicitly add the is_deleted=true query parameter to your request:
Following this change, retrieving a complete list of both active and deleted resources will require two separate API calls: one to get active items (by omitting the parameter or using is_deleted=false) and one to get deleted items (is_deleted=true).
Why we’re making this change
This update is based on user feedback and aims to:
Create a more intuitive default: Aligning with common API design principles where list operations return only active resources by default.
Reduce unexpected results: Prevents users from accidentally operating on deleted resources that were returned unexpectedly.
Improve performance: For most users, the default query result will now be smaller and more relevant.
Also through customer feedback, we have created a new additive role to allow Email Security Analyst to create, edit, and delete Email Security policies, without needing to provide access via the Email Configuration Admin role. This role is called Email Security Policy Admin, which can read all settings, but has write access to allow policies, trusted domains, and blocked senders.
This feature is available across these Email Security packages:
The DEX MCP server is an AI tool that allows customers to ask a question like, "Show me the connectivity and performance metrics for the device used by carly@acme.com", and receive an answer that contains data from the DEX API.
Any Cloudflare One customer using a Free, PayGo, or Enterprise account can access the DEX MCP Server. This feature is available to everyone.
Customers can test the new DEX MCP server in less than one minute. To learn more, read the DEX MCP server documentation.
We improved AI crawler management with detailed analytics and introduced custom HTTP 402 responses for blocked crawlers. AI Audit has been renamed to AI Crawl Control and is now generally available.
Enhanced Crawlers tab:
View total allowed and blocked requests for each AI crawler
Trend charts show crawler activity over your selected time range per crawler
Custom block responses (paid plans):
You can now return HTTP 402 "Payment Required" responses when blocking AI crawlers, enabling direct communication with crawler operators about licensing terms.
For users on paid plans, when blocking AI crawlers you can configure:
Response code: Choose between 403 Forbidden or 402 Payment Required
Response body: Add a custom message with your licensing contact information
Example 402 response:
HTTP 402 Payment Required
Date:Mon, 24 Aug 2025 12:56:49 GMT
Content-type:application/json
Server:cloudflare
Cf-Ray:967e8da599d0c3fa-EWR
Cf-Team:2902f6db750000c3fa1e2ef400000001
{
"message":"Please contact the site owner for access."
Zero Trust has significantly upgraded its Shadow IT analytics, providing you with unprecedented visibility into your organizations use of SaaS tools. With this dashboard, you can review who is using an application and volumes of data transfer to the application.
You can review these metrics against application type, such as Artificial Intelligence or Social Media. You can also mark applications with an approval status, including Unreviewed, In Review, Approved, and Unapproved designating how they can be used in your organization.
These application statuses can also be used in Gateway HTTP policies, so you can block, isolate, limit uploads and downloads, and more based on the application status.
Both the analytics and policies are accessible in the Cloudflare Zero Trust dashboard ↗, empowering organizations with better visibility and control.
New state-of-the-art models have landed on Workers AI! This time, we're introducing new partner models trained by our friends at Deepgram ↗ and Leonardo ↗, hosted on Workers AI infrastructure.
As well, we're introuding a new turn detection model that enables you to detect when someone is done speaking — useful for building voice agents!
Read the blog ↗ for more details and check out some of the new models on our platform:
@cf/deepgram/aura-1 is a text-to-speech model that allows you to input text and have it come to life in a customizable voice
@cf/deepgram/nova-3 is speech-to-text model that transcribes multilingual audio at a blazingly fast speed
@cf/leonardo/lucid-origin is a text-to-image model that generates images with sharp graphic design, stunning full-HD renders, or highly specific creative direction
@cf/leonardo/phoenix-1.0 is a text-to-image model with exceptional prompt adherence and coherent text
You can filter out new partner models with the Partner capability on our Models page.
As well, we're introducing WebSocket support for some of our audio models, which you can filter though the Realtime capability on our Models page. WebSockets allows you to create a bi-directional connection to our inference server with low latency — perfect for those that are building voice agents.
An example python snippet on how to use WebSockets with our new Aura model:
import json
import os
import asyncio
import websockets
uri = f"wss://api.cloudflare.com/client/v4/accounts/{ACCOUNT_ID}/ai/run/@cf/deepgram/aura-1"
input = [
"Line one, out of three lines that will be provided to the aura model.",
"Line two, out of three lines that will be provided to the aura model.",
"Line three, out of three lines that will be provided to the aura model. This is a last line.",
]
async def text_to_speech():
async with websockets.connect(uri, additional_headers={"Authorization": os.getenv("CF_TOKEN")}) as websocket:
Cloudflare CASB ↗ now supports three of the most widely used GenAI platforms — OpenAI ChatGPT, Anthropic Claude, and Google Gemini. These API-based integrations give security teams agentless visibility into posture, data, and compliance risks across their organization’s use of generative AI.
Key capabilities
Agentless connections — connect ChatGPT, Claude, and Gemini tenants via API; no endpoint software required
Posture management — detect insecure settings and misconfigurations that could lead to data exposure
DLP detection — identify sensitive data in uploaded chat attachments or files
GenAI-specific insights — surface risks unique to each provider’s capabilities
You can now control who within your organization has access to internal MCP servers, by putting internal MCP servers behind Cloudflare Access.
Self-hosted applications in Cloudflare Access now support OAuth for MCP server authentication. This allows Cloudflare to delegate access from any self-hosted application to an MCP server via OAuth. The OAuth access token authorizes the MCP server to make requests to your self-hosted applications on behalf of the authorized user, using that user's specific permissions and scopes.
For example, if you have an MCP server designed for internal use within your organization, you can configure Access policies to ensure that only authorized users can access it, regardless of which MCP client they use. Support for internal, self-hosted MCP servers also works with MCP server portals, allowing you to provide a single MCP endpoint for multiple MCP servers. For more on MCP server portals, read the blog post ↗ on the Cloudflare Blog.
An MCP server portal centralizes multiple Model Context Protocol (MCP) servers onto a single HTTP endpoint. Key benefits include:
Streamlined access to multiple MCP servers: MCP server portals support both unauthenticated MCP servers as well as MCP servers secured using any third-party or custom OAuth provider. Users log in to the portal URL through Cloudflare Access and are prompted to authenticate separately to each server that requires OAuth.
Customized tools per portal: Admins can tailor an MCP portal to a particular use case by choosing the specific tools and prompt templates that they want to make available to users through the portal. This allows users to access a curated set of tools and prompts — the less external context exposed to the AI model, the better the AI responses tend to be.
Observability: Once the user's AI agent is connected to the portal, Cloudflare Access logs the indiviudal requests made using the tools in the portal.
This is available in an open beta for all customers across all plans! For more information check out our blog ↗ for this release.
You can now list all vector identifiers in a Vectorize index using the new list-vectors operation. This enables bulk operations, auditing, and data migration workflows through paginated requests that maintain snapshot consistency.
The operation is available via Wrangler CLI and REST API. Refer to the list-vectors best practices guide for detailed usage guidance.
Cloudflare Secrets Store is now integrated with AI Gateway, allowing you to store, manage, and deploy your AI provider keys in a secure and seamless configuration through Bring Your Own Key ↗. Instead of passing your AI provider keys directly in every request header, you can centrally manage each key with Secrets Store and deploy in your gateway configuration using only a reference, rather than passing the value in plain text.
You can now create a secret directly from your AI Gateway in the dashboard ↗ by navigating into your gateway -> Provider Keys -> Add.
You now have access to a comprehensive suite of capabilities to secure your organization's use of generative AI. AI prompt protection introduces four key features that work together to provide deep visibility and granular control.
Prompt Detection for AI Applications
DLP can now natively detect and inspect user prompts submitted to popular AI applications, including Google Gemini, ChatGPT, Claude, and Perplexity.
Prompt Analysis and Topic Classification
Our DLP engine performs deep analysis on each prompt, applying topic classification. These topics are grouped into two evaluation categories:
Content: PII, Source Code, Credentials and Secrets, Financial Information, and Customer Data.
Intent: Jailbreak attempts, requests for malicious code, or attempts to extract PII.
To help you apply these topics quickly, we have also released five new predefined profiles (for example, AI Prompt: AI Security, AI Prompt: PII) that bundle these new topics.
Granular Guardrails
You can now build guardrails using Gateway HTTP policies with application granular controls. Apply a DLP profile containing an AI prompt topic detection to individual AI applications (for example, ChatGPT) and specific user actions (for example, SendPrompt) to block sensitive prompts.
Full Prompt Logging
To aid in incident investigation, an optional setting in your Gateway policy allows you to capture prompt logs to store the full interaction of prompts that trigger a policy match. To make investigations easier, logs can be filtered by conversation_id, allowing you to reconstruct the full context of an interaction that led to a policy violation.
AI prompt protection is now available in open beta. To learn more about it, read the blog ↗ or refer to AI prompt topics.
Workers KV has completed rolling out performance improvements across all KV namespaces, providing a significant latency reduction on read operations for all KV users. This is due to architectural changes to KV's underlying storage infrastructure, which introduces a new metadata later and substantially improves redundancy.
Performance improvements
The new hybrid architecture delivers substantial latency reductions throughout Europe, Asia, Middle East, Africa regions. Over the past 2 weeks, we have observed the following:
p95 latency: Reduced from ~150ms to ~50ms (67% decrease)
p99 latency: Reduced from ~350ms to ~250ms (29% decrease)
Cloudflare Logpush can now deliver logs from using fixed, dedicated egress IPs. By routing Logpush traffic through a Cloudflare zone enabled with Aegis IP, your log destination only needs to allow Aegis IPs making setup more secure.
Highlights:
Fixed egress IPs ensure your destination only accepts traffic from known addresses.
Works with any supported Logpush destination.
Recommended to use a dedicated zone as a proxy for easier management.
To get started, work with your Cloudflare account team to provision Aegis IPs, then configure your Logpush job to deliver logs through the proxy zone. For full setup instructions, refer to the Logpush documentation.
You can now build Workflows using Python. With Python Workflows, you get automatic retries, state persistence, and the ability to run multi-step operations that can span minutes, hours, or weeks using Python’s familiar syntax and the Python Workers runtime.
Python Workflows use the same step-based execution model as JavaScript Workflows, but with Python syntax and access to Python’s ecosystem. Python Workflows also enable DAG (Directed Acyclic Graph) workflows, where you can define complex dependencies between steps using the depends parameter.
Here’s a simple example:
Python
from workers import Response, WorkflowEntrypoint
classPythonWorkflowStarter(WorkflowEntrypoint):
asyncdefrun(self,event,step):
@step.do("my first step")
asyncdefmy_first_step():
# do some work
return"Hello Python!"
awaitmy_first_step()
await step.sleep("my-sleep-step","10 seconds")
@step.do("my second step")
asyncdefmy_second_step():
# do some more work
return"Hello again!"
awaitmy_second_step()
asyncdefon_fetch(request,env):
await env.MY_WORKFLOW.create()
returnResponse("Hello Workflow creation!")
Python Workflows support the same core capabilities as JavaScript Workflows, including sleep scheduling, event-driven workflows, and built-in error handling with configurable retry policies.
You can now create a client (a Durable Object stub) to a Durable Object with the new getByName method, removing the need to convert Durable Object names to IDs and then create a stub.
JavaScript
// Before: (1) translate name to ID then (2) get a client
constobjectId=env.MY_DURABLE_OBJECT.idFromName("foo");// or .newUniqueId()
conststub=env.MY_DURABLE_OBJECT.get(objectId);
// Now: retrieve client to Durable Object directly via its name
conststub=env.MY_DURABLE_OBJECT.getByName("foo");
// Use client to send request to the remote Durable Object
constrpcResponse=awaitstub.sayHello();
Each Durable Object has a globally-unique name, which allows you to send requests to a specific object from anywhere in the world. Thus, a Durable Object can be used to coordinate between multiple clients who need to work together. You can have billions of Durable Objects, providing isolation between application tenants.
Enterprise Gateway users can now use Bring Your Own IP (BYOIP) for dedicated egress IPs.
Admins can now onboard and use their own IPv4 or IPv6 prefixes to egress traffic from Cloudflare, delivering greater control, flexibility, and compliance for network traffic.
Get started by following the BYOIP onboarding process. Once your IPs are onboarded, go to Gateway > Egress policies and select or create an egress policy. In Select an egress IP, choose Use dedicated egress IPs (Cloudflare or BYOIP), then select your BYOIP address from the dropdown menu.
You can now subscribe to events from other Cloudflare services (for example, Workers KV, Workers AI, Workers) and consume those events via Queues, allowing you to build custom workflows, integrations, and logic in response to account activity.
Event subscriptions allow you to receive messages when events occur across your Cloudflare account. Cloudflare products can publish structured events to a queue, which you can then consume with Workers or pull via HTTP from anywhere.
To create a subscription, use the dashboard or Wrangler:
An event is a structured record of something happening in your Cloudflare account – like a Workers AI batch request being queued, a Worker build completing, or an R2 bucket being created. Events follow a consistent structure:
You can now create more granular, network-aware Custom Rules in Cloudflare Load Balancing using the Autonomous System Number (ASN) of an incoming request.
This allows you to steer traffic with greater precision based on the network source of a request. For example, you can route traffic from specific Internet Service Providers (ISPs) or enterprise customers to dedicated infrastructure, optimize performance, or enforce compliance by directing certain networks to preferred data centers.
To get started, create a Custom Rule ↗ in your Load Balancer and select AS Num from the Field dropdown.
Customers can now rely on Log Explorer to meet their log retention compliance requirements.
Contract customers can choose to store their logs in Log Explorer for up to two years, at an additional cost of $0.10 per GB per month. Customers interested in this feature can contact their account team to have it added to their contract.
Brand Protection detects domains that may be impersonating your brand — from common misspellings (cloudfalre.com) to malicious concatenations (cloudflare-okta.com). Saved search queries run continuously and alert you when suspicious domains appear.
You can now create and save multiple queries in a single step, streamlining setup and management. Available now via the Brand Protection bulk query creation API.
Cloudflare Access logs now support the Customer Metadata Boundary (CMB). If you have configured the CMB for your account, all Access logging will respect that configuration.
Cloudflare Logpush now supports IBM Cloud Logs as a native destination.
Logs from Cloudflare can be sent to IBM Cloud Logs ↗ via Logpush. The setup can be done through the Logpush UI in the Cloudflare Dashboard or by using the Logpush API. The integration requires IBM Cloud Logs HTTP Source Address and an IBM API Key. The feature also allows for filtering events and selecting specific log fields.
New information about broadcast metrics and events is now available in
Cloudflare Stream in the Live Input details of the Dashboard.
You can now easily understand broadcast-side health and performance with new
observability, which can help when troubleshooting common issues, particularly
for new customers who are just getting started, and platform customers who may
have limited visibility into how their end-users configure their encoders.
To get started, start a live stream (just getting started?), then visit the Live Input details page in Dash.
See our new live Troubleshooting guide
to learn what these metrics mean and how to use them to address common broadcast
issues.
When you deploy MX or Inline, not only can you apply email link isolation to suspicious links in all emails (including benign), you can now also apply email link isolation to all links of a specified disposition. This provides more flexibility in controlling user actions within emails.
For example, you may want to deliver suspicious messages but isolate the links found within them so that users who choose to interact with the links will not accidentally expose your organization to threats. This means your end users are more secure than ever before.
To isolate all links within a message based on the disposition, select Settings > Link Actions > View and select Configure. As with other other links you isolate, an interstitial will be provided to warn users that this site has been isolated and the link will be recrawled live to evaluate if there are any changes in our threat intel. Learn more about this feature on Configure link actions ↗.
This feature is available across these Email Security packages:
Cloudflare Load Balancing Monitors support loading and applying settings for a specific zone to monitoring requests to origin endpoints. This feature has been migrated to new infrastructure to improve reliability, performance, and accuracy.
All zone monitors have been tested against the new infrastructure. There should be no change to health monitoring results of currently healthy and active pools. Newly created or re-enabled pools may need validation of their monitor zone settings before being introduced to service, especially regarding correct application of mTLS.
What you can expect:
More reliable application of zone settings to monitoring requests, including
Authenticated Origin Pulls
Aegis Egress IP Pools
Argo Smart Routing
HTTP/2 to Origin
Improved support and bug fixes for retries, redirects, and proxied origin resolution
Improved performance and reliability of monitoring requests withing the Cloudflare network
Unrelated CDN or WAF configuration changes should have no risk of impact to pool health
Radar now introduces Certificate Transparency (CT) insights, providing visibility into certificate issuance trends based on Certificate Transparency logs currently monitored by Cloudflare.
The following API endpoints are now available:
/ct/timeseries: Retrieves certificate issuance time series.
The latest releases of @cloudflare/agents ↗ brings major improvements to MCP transport protocols support and agents connectivity. Key updates include:
MCP elicitation support
MCP servers can now request user input during tool execution, enabling interactive workflows like confirmations, forms, and multi-step processes. This feature uses durable storage to preserve elicitation state even during agent hibernation, ensuring seamless user interactions across agent lifecycle events.
TypeScript
// Request user confirmation via elicitation
constconfirmation=awaitthis.elicitInput({
message:`Are you sure you want to increment the counter by ${amount}?`,
requestedSchema:{
type:"object",
properties:{
confirmed:{
type:"boolean",
title:"Confirm increment",
description:"Check to confirm the increment",
},
},
required: ["confirmed"],
},
});
Check out our demo ↗ to see elicitation in action.
HTTP streamable transport for MCP
MCP now supports HTTP streamable transport which is recommended over SSE. This transport type offers:
Better performance: More efficient data streaming and reduced overhead
Improved reliability: Enhanced connection stability and error recover- Automatic fallback: If streamable transport is not available, it gracefully falls back to SSE
TypeScript
exportdefaultMyMCP.serve("/mcp",{
binding:"MyMCP",
});
The SDK automatically selects the best available transport method, gracefully falling back from streamable-http to SSE when needed.
Enhanced MCP connectivity
Significant improvements to MCP server connections and transport reliability:
Auto transport selection: Automatically determines the best transport method, falling back from streamable-http to SSE as needed
Improved error handling: Better connection state management and error reporting for MCP servers
Reliable prop updates: Centralized agent property updates ensure consistency across different contexts
Lightweight .queue for fast task deferral
You can use .queue() to enqueue background work — ideal for tasks like processing user messages, sending notifications etc.
TypeScript
classMyAgentextendsAgent{
doSomethingExpensive(payload){
// a long running process that you want to run in the background
}
queueSomething(){
awaitthis.queue("doSomethingExpensive",somePayload);// this will NOT block further execution, and runs in the background
awaitthis.queue("doSomethingExpensive",someOtherPayload);// the callback will NOT run until the previous callback is complete
// ... call as many times as you want
}
}
Want to try it yourself? Just define a method like processMessage in your agent, and you’re ready to scale.
New email adapter
Want to build an AI agent that can receive and respond to emails automatically? With the new email adapter and onEmail lifecycle method, now you can.
TypeScript
exportclassEmailAgentextendsAgent{
asynconEmail(email:AgentEmail){
constraw=awaitemail.getRaw();
constparsed=awaitPostalMime.parse(raw);
// create a response based on the email contents
// and then send a reply
awaitthis.replyToEmail(email,{
fromName:"Email Agent",
body:`Thanks for your email! You've sent us "${parsed.subject}". We'll process it shortly.`,
Custom methods are now automatically wrapped with the agent's context, so calling getCurrentAgent() should work regardless of where in an agent's lifecycle it's called. Previously this would not work on RPC calls, but now just works out of the box.
TypeScript
exportclassMyAgentextendsAgent{
asyncsuggestReply(message){
// getCurrentAgent() now correctly works, even when called inside an RPC method
const{agent}=getCurrentAgent()!;
returngenerateText({
prompt:`Suggest a reply to: "${message}" from "${agent.name}"`,
We’ve shipped a major release for the @cloudflare/sandbox ↗ SDK, turning it into a full-featured, container-based execution platform that runs securely on Cloudflare Workers.
This update adds live streaming of output, persistent Python and JavaScript code interpreters with rich output support (charts, tables, HTML, JSON), file system access, Git operations, full background process control, and the ability to expose running services via public URLs.
This makes it ideal for building AI agents, CI runners, cloud REPLs, data analysis pipelines, or full developer tools — all without managing infrastructure.
Code interpreter (Python, JS, TS)
Create persistent code contexts with support for rich visual + structured outputs.
createCodeContext(options)
Creates a new code execution context with persistent state.
Sandboxes are still experimental. We're using them to explore how isolated, container-like workloads might scale on Cloudflare — and to help define the developer experience around them.
We're thrilled to be a Day 0 partner with OpenAI ↗ to bring their latest open models ↗ to Workers AI, including support for Responses API, Code Interpreter, and Web Search (coming soon).
Get started with the new models at @cf/openai/gpt-oss-120b and @cf/openai/gpt-oss-20b.
Check out the blog ↗ for more details about the new models, and the gpt-oss-120b and gpt-oss-20b model pages for more information about pricing and context windows.
Responses API
If you call the model through:
Workers Binding, it will accept/return Responses API – env.AI.run(“@cf/openai/gpt-oss-120b”)
REST API on /run endpoint, it will accept/return Responses API – https://api.cloudflare.com/client/v4/accounts/<account_id>/ai/run/@cf/openai/gpt-oss-120b
REST API on new /responses endpoint, it will accept/return Responses API – https://api.cloudflare.com/client/v4/accounts/<account_id>/ai/v1/responses
REST API for OpenAI Compatible endpoint, it will return Chat Completions (coming soon) – https://api.cloudflare.com/client/v4/accounts/<account_id>/ai/v1/chat/completions
"content": "What are the benefits of open-source models?"
}
]
}'
Code Interpreter
The model is natively trained to support stateful code execution, and we've implemented support for this feature using our Sandbox SDK ↗ and Containers ↗. Cloudflare's Developer Platform is uniquely positioned to support this feature, so we're very excited to bring our products together to support this new use case.
Web Search (coming soon)
We are working to implement Web Search for the model, where users can bring their own Exa API Key so the model can browse the Internet.
Today, we are excited to announce that all Magic Transit and Magic WAN customers with CMB EU (Customer Metadata Boundary - Europe) enabled in their account will be able to access GRE, IPsec, and CNI health check and traffic volume data in the Cloudflare dashboard and via API.
This ensures that all Magic Transit and Magic WAN customers with CMB EU enabled will be able to access all Magic Transit and Magic WAN features.
Specifically, these two GraphQL endpoints are now compatible with CMB EU:
Add secrets to a .dev.vars.example or .env.example file:
.dev.vars.example
COOKIE_SIGNING_KEY=my-secret # comment
And optionally, you can add a description for these bindings in your template's package.json to help users understand how to configure each value:
package.json
{
"name":"my-worker",
"private":true,
"cloudflare":{
"bindings":{
"API_KEY":{
"description":"Select your company's API key for connecting to the example service."
},
"COOKIE_SIGNING_KEY":{
"description":"Generate a random string using `openssl rand -hex 32`."
}
}
}
}
These secrets and environment variables will be presented to users in the dashboard as they deploy this template, allowing them to configure each value. Additional information about creating templates and Deploy to Cloudflare buttons can be found in our documentation.
The Audit Logs v2 UI is now available to all Cloudflare customers in Beta. This release builds on the public Beta of the Audit Logs v2 API ↗ and introduces a redesigned user interface with powerful new capabilities to make it easier to investigate account activity.
Enabling the new UI
To try the new user interface, go to Manage Account > Audit Logs. The previous version of Audit Logs remains available and can be re-enabled at any time using the Switch back to old Audit Logs link in the banner at the top of the page.
New Features:
Advanced Filtering: Filter logs by actor, resource, method, and more for faster insights.
On-hover filter controls: Easily include or exclude values in queries by hovering over fields within a log entry.
Detailed Log Sidebar: View rich context for each log entry without leaving the main view.
JSON Log View: Inspect the raw log data in a structured JSON format.
Custom Time Ranges: Define your own time windows to view historical activity.
Infinite Scroll: Seamlessly browse logs without clicking through pages.
A small number of audit logs may currently be unavailable in Audit Logs v2. In some cases, certain fields such as actor information may be missing in certain audit logs. We are actively working to improve coverage and completeness for General Availability.
Export to CSV is not supported in the new UI.
We are actively refining the Audit Logs v2 experience and welcome your feedback. You can share overall feedback by clicking the thumbs up or thumbs down icons at the top of the page, or provide feedback on specific audit log entries using the thumbs icons next to each audit log line or by filling out our feedback form ↗.
We’ve launched pricing for Browser Rendering, including a free tier and a pay-as-you-go model that scales with your needs. Starting August 20, 2025, Cloudflare will begin billing for Browser Rendering.
There are two ways to use Browser Rendering. Depending on the method you use, here’s how billing will work:
REST API: Charged for Duration only ($/browser hour)
Workers Bindings: Charged for both Duration and Concurrency ($/browser hour and # of concurrent browsers)
Included usage and pricing by plan
Plan
Included duration
Included concurrency
Price (beyond included)
Workers Free
10 minutes per day
3 concurrent browsers
N/A
Workers Paid
10 hours per month
10 concurrent browsers (averaged monthly)
1. REST API: $0.09 per additional browser hour 2. Workers Bindings: $0.09 per additional browser hour $2.00 per additional concurrent browser
What you need to know:
Workers Free Plan: 10 minutes of browser usage per day with 3 concurrent browsers at no charge.
Workers Paid Plan: 10 hours of browser usage per month with 10 concurrent browsers (averaged monthly) at no charge. Additional usage is charged as shown above.
You can monitor usage via the Cloudflare dashboard ↗. Go to Compute (Workers) > Browser Rendering.
If you've been using Browser Rendering and do not wish to incur charges, ensure your usage stays within your plan's included usage. To estimate costs, take a look at these example pricing scenarios.
We have introduced a new Security Threat category called Scam. Relevant domains are marked with the Scam category. Scam typically refers to fraudulent websites and schemes designed to trick victims into giving away money or personal information.
You can now run your Browser Rendering locally using npx wrangler dev, which spins up a browser directly on your machine before deploying to Cloudflare's global network. By running tests locally, you can quickly develop, debug, and test changes without needing to deploy or worry about usage costs.
We now support audio mode! Use this feature to extract audio from a source video, outputting
an M4A file to use in downstream workflows like AI inference, content moderation, or transcription.
Subaddressing, as defined in RFC 5233 ↗, also known as plus addressing, is now supported in Email Routing. This enables using the "+" separator to augment your custom addresses with arbitrary detail information.
Now you can send an email to user+detail@example.com and it will be captured by the user@example.com custom address. The +detail part is ignored by Email Routing, but it can be captured next in the processing chain in the logs, an Email Worker or an Agent application ↗.
Customers can use this feature to dynamically add context to their emails, such as tracking the source of an email or categorizing emails without needing to create multiple custom addresses.
Check our Developer Docs to learn on to enable subaddressing in Email Routing.
You can now create document-based detection entries in DLP by uploading example documents. Cloudflare will encrypt your documents and create a unique fingerprint of the file. This fingerprint is then used to identify similar documents or snippets within your organization's traffic and stored files.
Key features and benefits:
Upload documents, forms, or templates: Easily upload .docx and .txt files (up to 10 MB) that contain sensitive information you want to protect.
Granular control with similarity percentage: Define a minimum similarity percentage (0-100%) that a document must meet to trigger a detection, reducing false positives.
Comprehensive coverage: Apply these document-based detection entries in:
Gateway policies: To inspect network traffic for sensitive documents as they are uploaded or shared.
CASB (Cloud Access Security Broker): To scan files stored in cloud applications for sensitive documents at rest.
Identify sensitive data: This new detection entry type is ideal for identifying sensitive data within completed forms, templates, or even small snippets of a larger document, helping you prevent data exfiltration and ensure compliance.
Once uploaded and processed, you can add this new document entry into a DLP profile and policies to enhance your data protection strategy.
Your real-time applications running over Cloudflare Tunnel are now faster and more reliable. We've completely re-architected the way cloudflared proxies UDP traffic in order to isolate it from other traffic, ensuring latency-sensitive applications like private DNS are no longer slowed down by heavy TCP traffic (like file transfers) on the same Tunnel.
This is a foundational improvement to Cloudflare Tunnel, delivered automatically to all customers. There are no settings to configure — your UDP traffic is already flowing faster and more reliably.
What’s new:
Faster UDP performance: We've significantly reduced the latency for establishing new UDP sessions, making applications like private DNS much more responsive.
Greater reliability for mixed traffic: UDP packets are no longer affected by heavy TCP traffic, preventing timeouts and connection drops for your real-time services.
Use our brand new onboarding experience for Cloudflare Zero Trust. New and returning users can now engage with a Get Started tab with walkthroughs for setting up common use cases end-to-end.
There are eight brand new onboarding guides in total:
Securely access a private network (sets up device client and Tunnel)
Device-to-device / mesh networking (sets up and connects multiple device clients)
Network to network connectivity (sets up and connects multiple WARP Connectors, makes reference to Magic WAN availability for Enterprise)
Secure web traffic (sets up device client, Gateway, pre-reqs, and initial policies)
Secure DNS for networks (sets up a new DNS location and Gateway policies)
Clientless web access (sets up Access to a web app, Tunnel, and public hostname)
Clientless SSH access (all the same + the web SSH experience)
Clientless RDP access (all the same + RDP-in-browser)
Each flow walks the user through the steps to configure the essential elements, and provides a “more details” panel with additional contextual information about what the user will accomplish at the end, along with why the steps they take are important.
Log Explorer customers can now monitor their data ingestion volume to keep track of their billing. Monthly usage is displayed at the top of the Log Search and Manage Datasets screens in Log Explorer.
You can now expect 3-5× faster indexing in AutoRAG, and with it, a brand new Jobs view to help you monitor indexing progress.
With each AutoRAG, indexing jobs are automatically triggered to sync your data source (i.e. R2 bucket) with your Vectorize index, ensuring new or updated files are reflected in your query results. You can also trigger jobs manually via the Sync API or by clicking “Sync index” in the dashboard.
With the new jobs observability, you can now:
View the status, job ID, source, start time, duration and last sync time for each indexing job
Inspect real-time logs of job events (e.g. Starting indexing data source...)
See a history of past indexing jobs under the Jobs tab of your AutoRAG
This makes it easier to understand what’s happening behind the scenes.
Coming soon: We’re adding APIs to programmatically check indexing status, making it even easier to integrate AutoRAG into your workflows.
Cloudflare Zero Trust customers can use the App Library to get full visibility over the SaaS applications that they use in their Gateway policies, CASB integrations, and Access for SaaS applications.
App Library, found under My Team, makes information available about all Applications that can be used across the Zero Trust product suite.
You can use the App Library to see:
How Applications are defined
Where they are referenced in policies
Whether they have Access for SaaS configured
Review their CASB findings and integration status.
Within individual Applications, you can also track their usage across your organization, and better understand user behavior.
You can now specify the number of connections your Hyperdrive configuration uses to connect to your origin database.
All configurations have a minimum of 5 connections. The maximum connection count for a Hyperdrive configuration depends on the Hyperdrive limits of your Workers plan.
This feature allows you to right-size your connection pool based on your database capacity and application requirements. You can configure connection counts through the Cloudflare dashboard or API.
We are introducing a new feature of AI Crawl Control — Pay Per Crawl. Pay Per Crawl enables site owners to require payment from AI crawlers every time the crawlers access their content, thereby fostering a fairer Internet by enabling site owners to control and monetize how their content gets used by AI.
For Site Owners:
Set pricing and select which crawlers to charge for content access
Manage payments via Stripe
Monitor analytics on successful content deliveries
For AI Crawler Owners:
Use HTTP headers to request and accept pricing
Receive clear confirmations on charges for accessed content
These endpoints support filtering and breakdowns by:
bot: Bot name.
bot_operator: The organization or entity operating the bot.
bot_category: Classification of bot type.
The previously available verified_bots endpoints have now been deprecated in favor of this set of bot insights APIs.
While current data still focuses on verified bots, we plan to expand support for unverified bot traffic in the future.
Learn more about the new Radar bot and crawler insights in our blog post ↗.
The Email Routing platform supports SPF ↗ records and DKIM (DomainKeys Identified Mail) ↗ signatures and
honors these protocols when the sending domain has them configured. However, if the sending domain doesn't implement them,
we still forward the emails to upstream mailbox providers.
Starting on July 3, 2025, we will require all emails to be authenticated using at least one of the protocols, SPF or DKIM, to
forward them. We also strongly recommend that all senders implement the DMARC protocol.
If you are using a Worker with an Email trigger to receive email messages and forward them upstream, you will need to handle the case where
the forward action may fail due to missing authentication on the incoming email.
SPAM has been a long-standing issue with email. By enforcing mail authentication, we will increase the efficiency of identifying abusive senders and blocking
bad emails.
If you're an email server delivering emails to large mailbox providers, it's likely you already use these protocols; otherwise, please ensure
you have them properly configured.
AI is supercharging app development for everyone, but we need a safe way to run untrusted, LLM-written code. We’re introducing Sandboxes ↗, which let your Worker run actual processes in a secure, container-based environment.
exec(command: string, args: string[], options?: { stream?: boolean }):Execute a command in the sandbox.
gitCheckout(repoUrl: string, options: { branch?: string; targetDir?: string; stream?: boolean }): Checkout a git repository in the sandbox.
mkdir(path: string, options: { recursive?: boolean; stream?: boolean }): Create a directory in the sandbox.
writeFile(path: string, content: string, options: { encoding?: string; stream?: boolean }): Write content to a file in the sandbox.
readFile(path: string, options: { encoding?: string; stream?: boolean }): Read content from a file in the sandbox.
deleteFile(path: string, options?: { stream?: boolean }): Delete a file from the sandbox.
renameFile(oldPath: string, newPath: string, options?: { stream?: boolean }): Rename a file in the sandbox.
moveFile(sourcePath: string, destinationPath: string, options?: { stream?: boolean }): Move a file from one location to another in the sandbox.
ping(): Ping the sandbox.
Sandboxes are still experimental. We're using them to explore how isolated, container-like workloads might scale on Cloudflare — and to help define the developer experience around them.
You can try it today from your Worker, with just a few lines of code. Let us know what you build.
The @cloudflare/actors library is a new SDK for Durable Objects and provides a powerful set of abstractions for building real-time, interactive, and multiplayer applications on top of Durable Objects. With beta usage and feedback, @cloudflare/actors will become the recommended way to build on Durable Objects and draws upon Cloudflare's experience building products/features on Durable Objects.
The name "actors" originates from the actor programming model, which closely ties to how Durable Objects are modelled.
The @cloudflare/actors library includes:
Storage helpers for querying embeddeded, per-object SQLite storage
Storage helpers for managing SQL schema migrations
Alarm helpers for scheduling multiple alarms provided a date, delay in seconds, or cron expression
Actor class for using Durable Objects with a defined pattern
Durable Objects Workers API ↗ is always available for your application as needed
Storage and alarm helper methods can be combined with any Javascript class ↗ that defines your Durable Object, i.e, ones that extend DurableObject including the Actor class.
JavaScript
import {Storage} from "@cloudflare/actors/storage";
exportclassChatRoomextendsDurableObject<Env>{
storage:Storage;
constructor(ctx:DurableObjectState,env:Env){
super(ctx,env)
this.storage=newStorage(ctx.storage);
this.storage.migrations= [{
idMonotonicInc:1,
description:"Create users table",
sql:"CREATE TABLE IF NOT EXISTS users (id INTEGER PRIMARY KEY)"
constquery=this.storage.sql`SELECT * FROM users WHERE id = ${userId};`
returnnewResponse(`${JSON.stringify(query)}`);
}
}
@cloudflare/actors library introduces the Actor class pattern. Actor lets you access Durable Objects without writing the Worker that communicates with your Durable Object (the Worker is created for you). By default, requests are routed to a Durable Object named "default".
JavaScript
exportclassMyActorextendsActor<Env>{
asyncfetch(request:Request):Promise<Response>{
returnnewResponse('Hello, World!')
}
}
exportdefaulthandler(MyActor);
You can route to different Durable Objects by name within your Actor class using nameFromRequest ↗.
For more examples, check out the library README ↗. @cloudflare/actors library is a place for more helpers and built-in patterns, like retry handling and Websocket-based applications, to reduce development overhead for common Durable Objects functionality. Please share feedback and what more you would like to see on our Discord channel ↗.
Zero Trust now includes Data security analytics, providing you with unprecedented visibility into your organization sensitive data.
The new dashboard includes:
Sensitive Data Movement Over Time:
See patterns and trends in how sensitive data moves across your environment. This helps understand where data is flowing and identify common paths.
Sensitive Data at Rest in SaaS & Cloud:
View an inventory of sensitive data stored within your corporate SaaS applications (for example, Google Drive, Microsoft 365) and cloud accounts (such as AWS S3).
DLP Policy Activity:
Identify which of your Data Loss Prevention (DLP) policies are being triggered most often.
See which specific users are responsible for triggering DLP policies.
To access the new dashboard, log in to Zero Trust ↗ and go to Analytics on the sidebar.
In AutoRAG, you can now view your object's custom metadata in the response from /search and /ai-search, and optionally add a context field in the custom metadata of an object to provide additional guidance for AI-generated answers.
You can add custom metadata to an object when uploading it to your R2 bucket.
Object's custom metadata in search responses
When you run a search, AutoRAG now returns any custom metadata associated with the object. This metadata appears in the response inside attributes then file , and can be used for downstream processing.
For example, the attributes section of your search response may look like:
"context":"A checklist for internal launch readiness, including legal, engineering, and marketing steps."
}
}
}
Add a context field to guide LLM answers
When you include a custom metadata field named context, AutoRAG attaches that value to each chunk of the file. When you run an /ai-search query, this context is passed to the LLM and can be used as additional input when generating an answer.
We recommend using the context field to describe supplemental information you want the LLM to consider, such as a summary of the document or a source URL. If you have several different metadata attributes, you can join them together however you choose within the context string.
For example:
{
"context":"summary: 'Checklist for internal product launch readiness, including legal, engineering, and marketing steps.'; url: 'https://wiki.company.com/docs/launch-checklist'"
}
This gives you more control over how your content is interpreted, without requiring you to modify the original contents of the file.
In AutoRAG, you can now filter by an object's file name using the filename attribute, giving you more control over which files are searched for a given query.
This is useful when your application has already determined which files should be searched. For example, you might query a PostgreSQL database to get a list of files a user has access to based on their permissions, and then use that list to limit what AutoRAG retrieves.
This allows you to connect your application logic with AutoRAG's retrieval process, making it easy to control what gets searched without needing to reindex or modify your data.
This allows users to query DNS analytics across multiple zones in their account, by using the accounts filter.
Here is an example to retrieve the most recent DNS queries across all zones in your account that resulted in an NXDOMAIN response over a given time frame. Please replace a30f822fcd7c401984bf85d8f2a5111c with your actual account ID.
We've simplified the programmatic deployment of Workers via our Cloudflare SDKs. This update abstracts away the low-level complexities of the multipart/form-data upload process, allowing you to focus on your code while we handle the deployment mechanics.
Previously, deploying a Worker programmatically required manually constructing a multipart/form-data HTTP request, packaging your code and a separate metadata.json file. This was more complicated and verbose, and prone to formatting errors.
For example, here's how you would upload a Worker script previously with cURL:
return new Response(env.MESSAGE, { status: 200 });
}
};
EOF
After: SDK interface
With the new SDK interface, you can now define your entire Worker configuration using a single, structured object.
This approach allows you to specify metadata like main_module, bindings, and compatibility_date as clearer properties directly alongside your script content. Our SDK takes this logical object and automatically constructs the complex multipart/form-data API request behind the scenes.
Fixed the cloudflare_workers_script ↗ resource in Terraform, which previously was producing a diff even when there were no changes. Now, your terraform plan outputs will be cleaner and more reliable.
Fixed the cloudflare_workers_for_platforms_dispatch_namespace ↗, where the provider would attempt to recreate the namespace on a terraform apply. The resource now correctly reads its remote state, ensuring stability for production environments and CI/CD workflows.
The cloudflare_workers_route ↗ resource now allows for the script property to be empty, null, or omitted to indicate that pattern should be negated for all scripts (see routes docs). You can now reserve a pattern or temporarily disable a Worker on a route without deleting the route definition itself.
Using primary_location_hint in the cloudflare_d1_database ↗ resource will no longer always try to recreate. You can now safely change the location hint for a D1 database without causing a destructive operation.
Enterprise customers can now select NSEC3 as method for proof of non-existence on their zones.
What's new:
NSEC3 support for live-signed zones – For both primary and secondary zones that are configured to be live-signed (also known as "on-the-fly signing"), NSEC3 can now be selected as proof of non-existence.
NSEC3 support for pre-signed zones – Secondary zones that are transferred to Cloudflare in a pre-signed setup now also support NSEC3 as proof of non-existence.
For more information and how to enable NSEC3, refer to the NSEC3 documentation.
Custom Errors can now fetch and store assets and error pages from your origin even if they are served with a 4xx or 5xx HTTP status code — previously, only 200 OK responses were allowed.
What’s new:
You can now upload error pages and error assets that return error status codes (for example, 403, 500, 502, 503, 504) when fetched.
These assets are stored and minified at the edge, so they can be reused across multiple Custom Error rules without triggering requests to the origin.
This is especially useful for retrieving error content or downtime banners from your backend when you can’t override the origin status code.
You can now use the cf.worker.upstream_zone field in Transform Rules to control rule execution based on whether a request originates from Workers, including subrequests issued by Workers in other zones.
What's new:
cf.worker.upstream_zone is now supported in Transform Rules expressions.
Cloudflare One now offers powerful new analytics dashboards to help customers easily discover available insights into their application access and network activity. These dashboards provide a centralized, intuitive view for understanding user behavior, application usage, and security posture.

Additionally, a new exportable access report is available, allowing customers to quickly view high-level metrics and trends in their application access. A preview of the report is shown below, with more to be found in the report:
Both features are accessible in the Cloudflare Zero Trust dashboard ↗, empowering organizations with better visibility and control.
Redesigned the user interface, now centralized at the account level.
Introduced Private Load Balancers to the UI, enabling you to manage traffic for all of your external and internal applications in a single spot.
This update streamlines how you manage load balancers across multiple zones and extends robust traffic management to your private network infrastructure.
Key Enhancements:
Account-Level UI Consolidation:
Unified Management: Say goodbye to navigating individual zones for load balancing tasks. You can now view, configure, and monitor all your load balancers across every zone in your account from a single, intuitive interface at the account level.
Improved Efficiency: This centralized approach provides a more streamlined workflow, making it faster and easier to manage both your public-facing and internal traffic distribution.
Private Network Load Balancing:
Secure Internal Application Access: Create Private Load Balancers to distribute traffic to applications hosted within your private network, ensuring they are not exposed to the public Internet.
WARP & Magic WAN Integration: Effortlessly direct internal traffic from users connected via Cloudflare WARP or through your Magic WAN infrastructure to the appropriate internal endpoint pools.
Enhanced Security for Internal Resources: Combine reliable Load Balancing with Zero Trust access controls to ensure your internal services are both performant and only accessible by verified users.
Users can now use an OpenAI Compatible endpoint in AI Gateway to easily switch between providers, while keeping the exact same request and response formats. We're launching now with the chat completions endpoint, with the embeddings endpoint coming up next.
To get started, use the OpenAI compatible chat completions endpoint URL with your own account id and gateway id and switch between providers by changing the model and apiKey parameters.
OpenAI SDK Example
import OpenAI from "openai";
constclient=newOpenAI({
apiKey:"YOUR_PROVIDER_API_KEY",// Provider API key
messages: [{ role:"user", content:"What is Cloudflare?"}],
});
console.log(response.choices[0].message.content);
Additionally, the OpenAI Compatible endpoint can be combined with our Universal Endpoint to add fallbacks across multiple providers. That means AI Gateway will return every response in the same standardized format, no extra parsing logic required!
When you use the built-in build system that is part of Cloudflare Pages, the Build Image now includes Node.js v22. Previously, Node.js v18 was provided by default, and Node.js v18 is now end-of-life (EOL).
If you are creating a new Pages project, the new V3 build image that includes Node.js v22 will be used by default. If you have an existing Pages project, you can update to the latest build image by navigating to Settings > Build & deployments > Build system version in the Cloudflare dashboard for a specific Pages project.
Note that you can always specify a particular version of Node.js or other built-in dependencies by setting an environment variable.
You can now enable Polish with the webp format directly in Configuration Rules, allowing you to optimize image delivery for specific routes, user agents, or A/B tests — without applying changes zone-wide.
What’s new:
WebP is now a supported value in the Polish setting for Configuration Rules.
This gives you more precise control over how images are compressed and delivered, whether you're targeting modern browsers, running experiments, or tailoring performance by geography or device type.
Users can now access significant enhancements to Cloudflare Gateway analytics, providing you with unprecedented visibility into your organization's DNS queries, HTTP requests, and Network sessions. These powerful new dashboards enable you to go beyond raw logs and gain actionable insights into how your users are interacting with the Internet and your protected resources.
You can now visualize and explore:
Patterns Over Time: Understand trends in traffic volume and blocked requests, helping you identify anomalies and plan for future capacity.
Top Users & Destinations: Quickly pinpoint the most active users, enabling better policy enforcement and resource allocation.
Actions Taken: See a clear breakdown of security actions applied by Gateway policies, such as blocks and allows, offering a comprehensive view of your security posture.
Geographic Regions: Gain insight into the global distribution of your traffic.
To access the new overview, log in to your Cloudflare Zero Trust dashboard ↗ and go to Analytics in the side navigation bar.
Users using Cloudflare's REST API to query their D1 database can see lower end-to-end request latency now that D1 authentication is performed at the closest Cloudflare network data center that received the request. Previously, authentication required D1 REST API requests to proxy to Cloudflare's core, centralized data centers, which added network round trips and latency.
Latency improvements range from 50-500 ms depending on request location and database location and only apply to the REST API. REST API requests and databases outside the United States see a bigger benefit since Cloudflare's primary core data centers reside in the United States.
D1 query endpoints like /query and /raw have the most noticeable improvements since they no longer access Cloudflare's core data centers. D1 control plane endpoints such as those to create and delete databases see smaller improvements, since they still require access to Cloudflare's core data centers for other control plane metadata.
We're excited to share that you can now use the Playwright MCP ↗ server with Browser Rendering.
Once you deploy the server, you can use any MCP client with it to interact with Browser Rendering. This allows you to run AI models that can automate browser tasks, such as taking screenshots, filling out forms, or scraping data.
Cloudflare for SaaS ↗ allows you to extend the benefits of Cloudflare to your customers via their own custom or vanity domains. Now, the limit for custom hostnames ↗ on a Cloudflare for SaaS pay-as-you-go plan has been raised from 5,000 custom hostnames to 50,000 custom hostnames.
With custom origin server -- previously an enterprise-only feature -- you can route traffic from one or more custom hostnames somewhere other than your default proxy fallback. Custom origin server ↗ is now available to Cloudflare for SaaS customers on Free, Pro, and Business plans.
You can enable custom origin server on a per-custom hostname basis via the API ↗ or the UI:
We’ve launched two powerful new tools to make the GraphQL Analytics API more accessible:
GraphQL API Explorer
The new GraphQL API Explorer ↗ helps you build, test, and run queries directly in your browser. Features include:
In-browser schema documentation to browse available datasets and fields
Interactive query editor with autocomplete and inline documentation
A "Run in GraphQL API Explorer" button to execute example queries from our docs
Seamless OAuth authentication — no manual setup required
GraphQL Model Context Protocol (MCP) Server
MCP Servers let you use natural language tools like Claude to generate structured queries against your data. See our blog post ↗ for details on how they work and which servers are available. The new GraphQL MCP server ↗ helps you discover and generate useful queries for the GraphQL Analytics API. With this server, you can:
Explore what data is available to query
Generate and refine queries using natural language, with one-click links to run them in the API Explorer
Build dashboards and visualizations from structured query outputs
Example prompts include:
“Show me HTTP traffic for the last 7 days for example.com”
“What GraphQL node returns firewall events?”
“Can you generate a link to the Cloudflare GraphQL API Explorer with a pre-populated query and variables?”
We’re continuing to expand these tools, and your feedback helps shape what’s next. Explore the documentation to learn more and get started.
42 new applications have been added for Zero Trust support within the Application Library and Gateway policy enforcement, giving you the ability to investigate or apply inline policies to these applications.
33 of the 42 applications are Artificial Intelligence applications. The others are Human Resources (2 applications), Development (2 applications), Productivity (2 applications), Sales & Marketing, Public Cloud, and Security.
To view all available applications, log in to your Cloudflare Zero Trust dashboard ↗, navigate to the App Library under My Team.
A new Access Analytics dashboard is now available to all Cloudflare One customers. Customers can apply and combine multiple filters to dive into specific slices of their Access metrics. These filters include:
You can now create Durable Objects using
Python Workers. A Durable Object is a special kind of
Cloudflare Worker which uniquely combines compute with storage, enabling stateful
long-running applications which run close to your users. For more info see
here.
You can define a Durable Object in Python in a similar way to JavaScript:
Python
from workers import DurableObject, Response, WorkerEntrypoint
from urllib.parse import urlparse
classMyDurableObject(DurableObject):
def__init__(self,ctx,env):
self.ctx = ctx
self.env = env
deffetch(self,request):
result =self.ctx.storage.sql.exec("SELECT 'Hello, World!' as greeting").one()
returnResponse(result.greeting)
classDefault(WorkerEntrypoint):
asyncdeffetch(self,request):
url =urlparse(request.url)
id= env.MY_DURABLE_OBJECT.idFromName(url.path)
stub = env.MY_DURABLE_OBJECT.get(id)
greeting =await stub.fetch(request.url)
return greeting
Define the Durable Object in your Wrangler configuration file:
Hyperdrive has been approved for FedRAMP Authorization and is now available in the FedRAMP Marketplace ↗.
FedRAMP is a U.S. government program that provides standardized assessment and authorization for cloud products and services. As a result of this product update,
Hyperdrive has been approved as an authorized service to be used by U.S. federal agencies at the Moderate Impact level.
We are adding source origin restrictions to
the Media Transformations beta. This allows customers to restrict what sources
can be used to fetch images and video for transformations. This feature is the
same as --- and uses the same settings as ---
Image Transformations sources.
When transformations is first enabled, the default setting only allows
transformations on images and media from the same website or domain being used to make
the transformation request. In other words, by default, requests to
example.com/cdn-cgi/media can only reference originals on example.com.
Adding access to other sources, or allowing any source,
is easy to do
in the Transformations tab under Stream. Click each domain enabled for
Transformations and set its sources list to match the needs of your content. The
user making this change will need permission to edit zone settings.
Remote Browser Isolation (RBI) now supports SAML HTTP-POST bindings, enabling seamless authentication for SSO-enabled applications that rely on POST-based SAML responses from Identity Providers (IdPs) within a Remote Browser Isolation session. This update resolves a previous limitation that caused 405 errors during login and improves compatibility with multi-factor authentication (MFA) flows.
With expanded support for major IdPs like Okta and Azure AD, this enhancement delivers a more consistent and user-friendly experience across authentication workflows. Learn how to set up Remote Browser Isolation.
You can now configure custom word lists to enforce case sensitivity. This setting supports flexibility where needed and aims to reduce false positives where letter casing is critical.
You can now publish messages to Cloudflare Queues directly via HTTP from any service or programming language that supports sending HTTP requests. Previously, publishing to queues was only possible from within Cloudflare Workers. You can already consume from queues via Workers or HTTP pull consumers, and now publishing is just as flexible.
Publishing via HTTP requires a Cloudflare API token with Queues Edit permissions for authentication. Here's a simple example:
You can now use IP, Autonomous System (AS), and Hostname custom lists to route traffic to Snippets and Cloud Connector, giving you greater precision and control over how you match and process requests at the edge.
In Snippets, you can now also match on Bot Score and WAF Attack Score, unlocking smarter edge logic for everything from request filtering and mitigation to tarpitting and logging.
What’s new:
Custom lists matching – Snippets and Cloud Connector now support user-created IP, AS, and Hostname lists via dashboard or Lists API. Great for shared logic across zones.
Bot Score and WAF Attack Score – Use Cloudflare’s intelligent traffic signals to detect bots or attacks and take advanced, tailored actions with just a few lines of code.
These enhancements unlock new possibilities for building smarter traffic workflows with minimal code and maximum efficiency.
Enterprise customers can now choose the geographic location from which a URL scan is performed — either via Security Center in the Cloudflare dashboard or via the URL Scanner API.
This feature gives security teams greater insight into how a website behaves across different regions, helping uncover targeted, location-specific threats.
What’s new:
Location Picker: Select a location for the scan via Security Center → Investigate in the dashboard or through the API.
Region-aware scanning: Understand how content changes by location — useful for detecting regionally tailored attacks.
Default behavior: If no location is set, scans default to the user’s current geographic region.
You can now send DLP forensic copies to third-party storage for any HTTP policy with an Allow or Block action, without needing to include a DLP profile. This change increases flexibility for data handling and forensic investigation use cases.
By default, Gateway will send all matched HTTP requests to your configured DLP Forensic Copy jobs.
Cloudflare Load Balancing now supports UDP (Layer 4) and ICMP (Layer 3) health monitors for private endpoints. This makes it simple to track the health and availability of internal services that don’t respond to HTTP, TCP, or other protocol probes.
What you can do:
Set up ICMP ping monitors to check if your private endpoints are reachable.
Use UDP monitors for lightweight health checks on non-TCP workloads, such as DNS, VoIP, or custom UDP-based services.
Gain better visibility and uptime guarantees for services running behind Private Network Load Balancing, without requiring public IP addresses.
This enhancement is ideal for internal applications that rely on low-level protocols, especially when used in conjunction with Cloudflare Tunnel, WARP, and Magic WAN to create a secure and observable private network.
A new Browser Isolation Overview page is now available in the Cloudflare Zero Trust dashboard. This centralized view simplifies the management of Remote Browser Isolation (RBI) deployments, providing:
Streamlined Onboarding: Easily set up and manage isolation policies from one location.
Centralized Monitoring: Track aggregate usage and blocked actions.
This update consolidates previously disparate settings, accelerating deployment, improving visibility into isolation activity, and making it easier to ensure your protections are working effectively.
To access the new overview, log in to your Cloudflare Zero Trust dashboard ↗ and find Browser Isolation in the side navigation bar.
We're excited to announce several improvements to the Cloudflare R2 dashboard experience that make managing your object storage easier and more intuitive:
All-new settings page
We've redesigned the bucket settings page, giving you a centralized location to manage all your bucket configurations in one place.
Improved navigation and sharing
Deeplink support for prefix directories: Navigate through your bucket hierarchy without losing your state. Your browser's back button now works as expected, and you can share direct links to specific prefix directories with teammates.
Objects as clickable links: Objects are now proper links that you can copy or CMD + Click to open in a new tab.
Clearer public access controls
Renamed "r2.dev domain" to "Public Development URL" for better clarity when exposing bucket contents for non-production workloads.
Public Access status now clearly displays "Enabled" when your bucket is exposed to the internet (via Public Development URL or Custom Domains).
We've also made numerous other usability improvements across the board to make your R2 experience smoother and more productive.
Custom Errors are now generally available for all paid plans — bringing a unified and powerful experience for customizing error responses at both the zone and account levels.
You can now manage Custom Error Rules, Custom Error Assets, and redesigned Error Pages directly from the Cloudflare dashboard. These features let you deliver tailored messaging when errors occur, helping you maintain brand consistency and improve user experience — whether it’s a 404 from your origin or a security challenge from Cloudflare.
What's new:
Custom Errors are now GA – Available on all paid plans and ready for production traffic.
UI for Custom Error Rules and Assets – Manage your zone-level rules from the Rules > Overview and your zone-level assets from the Rules > Settings tabs.
Define inline content or upload assets – Create custom responses directly in the rule builder, upload new or reuse previously stored assets.
Refreshed UI and new name for Error Pages – Formerly known as “Custom Pages,” Error Pages now offer a cleaner, more intuitive experience for both zone and account-level configurations.
Powered by Ruleset Engine – Custom Error Rules support conditional logic and override Error Pages for 500 and 1000 class errors, as well as errors originating from your origin or other Cloudflare products. You can also configure Response Header Transform Rules to add, change, or remove HTTP headers from responses returned by Custom Error Rules.
Custom Fields now support logging both raw and transformed values for request and response headers in the HTTP requests dataset.
These fields are configured per zone and apply to all Logpush jobs in that zone that include request headers, response headers. Each header can be logged in only one format—either raw or transformed—not both.
By default:
Request headers are logged as raw values
Response headers are logged as transformed values
These defaults can be overidden to suit your logging needs.
For more information refer to Custom fields documentation
Queues pull consumers can now pull and acknowledge up to 5,000 messages / second per queue. Previously, pull consumers were rate limited to 1,200 requests / 5 minutes, aggregated across all queues.
Pull consumers allow you to consume messages over HTTP from any environment—including outside of Cloudflare Workers. They’re also useful when you need fine-grained control over how quickly messages are consumed.
To setup a new queue with a pull based consumer using Wrangler, run:
Create a queue with a pull based consumer
npxwranglerqueuescreatemy-queue
npxwranglerqueuesconsumerhttpaddmy-queue
You can also configure a pull consumer using the REST API or the Queues dashboard.
Once configured, you can pull messages from the queue using any HTTP client. You'll need a Cloudflare API Token with queues_read and queues_write permissions. For example:
To learn more about how to acknowledge messages, pull batches at once, and setup multiple consumers, refer to the pull consumer documentation.
As always, Queues doesn't charge for data egress. Pull operations continue to be billed at the existing rate, of $0.40 / million operations. The increased limits are available now, on all new and existing queues. If you're new to Queues, get started with the Cloudflare Queues guide.
You can now retrieve up to 100 keys in a single bulk read request made to Workers KV using the binding.
This makes it easier to request multiple KV pairs within a single Worker invocation. Retrieving many key-value pairs using the bulk read operation is more performant than making individual requests since bulk read operations are not affected by Workers simultaneous connection limits.
JavaScript
// Read single key
constkey="key-a";
constvalue=awaitenv.NAMESPACE.get(key);
// Read multiple keys
constkeys= ["key-a","key-b","key-c",...] // up to 100 keys
Previously, a request to the Workers Create Route API always returned null for "script" and an empty string for "pattern" even if the request was successful.
The Workers and Workers for Platforms secrets APIs are now properly documented in the Cloudflare OpenAPI docs. Previously, these endpoints were not publicly documented, leaving users confused on how to directly manage their secrets via the API. Now, you can find the proper endpoints in our public documentation, as well as in our API Library SDKs such as cloudflare-typescript ↗ (>4.2.0) and cloudflare-python ↗ (>4.1.0).
Note the cloudflare_workers_secret and cloudflare_workers_for_platforms_script_secretTerraform resources ↗ are being removed in a future release. This resource is not recommended for managing secrets. Users should instead use the:
Secrets Store with the "Secrets Store Secret" binding on Workers and Workers for Platforms Script Upload
Cloudflare Stream has completed an infrastructure upgrade for our Live WebRTC beta support which brings increased scalability and improved playback performance to all customers. WebRTC allows broadcasting directly from a browser (or supported WHIP client) with ultra-low latency to tens of thousands of concurrent viewers across the globe.
Additionally, as part of this upgrade, the WebRTC beta now supports Signed URLs to protect playback, just like our standard live stream options (HLS/DASH).
Happy Developer Week 2025! Workers AI is excited to announce a couple of new features and improvements available today. Check out our blog ↗ for all the announcement details.
Faster inference + New models
We’re rolling out some in-place improvements to our models that can help speed up inference by 2-4x! Users of the models below will enjoy an automatic speed boost starting today:
@cf/meta/llama-3.3-70b-instruct-fp8-fast gets a speed boost of 2-4x, leveraging techniques like speculative decoding, prefix caching, and an updated inference backend.
With the bge models, we’re also announcing a new parameter called pooling which can take cls or mean as options. We highly recommend using pooling: cls which will help generate more accurate embeddings. However, embeddings generated with cls pooling are not backwards compatible with mean pooling. For this to not be a breaking change, the default remains as mean pooling. Please specify pooling: cls to enjoy more accurate embeddings going forward.
We’re also excited to launch a few new models in our catalog to help round out your experience with Workers AI. We’ll be deprecating some older models in the future, so stay tuned for a deprecation announcement. Today’s new models include:
@cf/mistralai/mistral-small-3.1-24b-instruct: a 24B parameter model achieving state-of-the-art capabilities comparable to larger models, with support for vision and tool calling.
@cf/google/gemma-3-12b-it: well-suited for a variety of text generation and image understanding tasks, including question answering, summarization and reasoning, with a 128K context window, and multilingual support in over 140 languages.
@cf/qwen/qwq-32b: a medium-sized reasoning model, which is capable of achieving competitive performance against state-of-the-art reasoning models, e.g., DeepSeek-R1, o1-mini.
Introducing a new batch inference feature that allows you to send us an array of requests, which we will fulfill as fast as possible and send them back as an array. This is really helpful for large workloads such as summarization, embeddings, etc. where you don’t have a human-in-the-loop. Using the batch API will guarantee that your requests are fulfilled eventually, rather than erroring out if we don’t have enough capacity at a given time.
Check out the tutorial to get started! Models that support batch inference today include:
We’ve upgraded our LoRA experience to include 8 newer models, and can support ranks of up to 32 with a 300MB safetensors file limit (previously limited to rank of 8 and 100MB safetensors) Check out our LoRAs page to get started. Models that support LoRAs now include:
D1 read replication is available in public beta to help lower average latency and increase overall throughput for read-heavy applications like e-commerce websites or content management tools.
Workers can leverage read-only database copies, called read replicas, by using D1 Sessions API. A session encapsulates all the queries from one logical session for your application. For example, a session may correspond to all queries coming from a particular web browser session. With Sessions API, D1 queries in a session are guaranteed to be sequentially consistent to avoid data consistency pitfalls. D1 bookmarks can be used from a previous session to ensure logical consistency between sessions.
TypeScript
// retrieve bookmark from previous session stored in HTTP header
Read replicas are automatically created by Cloudflare (currently one in each supported D1 region), are active/inactive based on query traffic, and are transparently routed to by Cloudflare at no additional cost.
To checkout D1 read replication, deploy the following Worker code using Sessions API, which will prompt you to create a D1 database and enable read replication on said database.
To learn more about how read replication was implemented, go to our blog post ↗.
Pipelines let you ingest high volumes of real time data, without managing the underlying infrastructure. A single pipeline can ingest up to 100 MB of data per second, via HTTP or from a Worker. Ingested data is automatically batched, written to output files, and delivered to an R2 bucket in your account. You can use Pipelines to build a data lake of clickstream data, or to store events from a Worker.
Today, we're launching R2 Data Catalog in open beta, a managed Apache Iceberg catalog built directly into your Cloudflare R2 bucket.
If you're not already familiar with it, Apache Iceberg ↗ is an open table format designed to handle large-scale analytics datasets stored in object storage, offering ACID transactions and schema evolution. R2 Data Catalog exposes a standard Iceberg REST catalog interface, so you can connect engines like Spark, Snowflake, and PyIceberg to start querying your tables using the tools you already know.
To enable a data catalog on your R2 bucket, find R2 Data Catalog in your buckets settings in the dashboard, or run:
Terminal window
npxwranglerr2bucketcatalogenablemy-bucket
And that's it. You'll get a catalog URI and warehouse you can plug into your favorite Iceberg engines.
Visit our getting started guide for step-by-step instructions on enabling R2 Data Catalog, creating tables, and running your first queries.
Hyperdrive now supports more SSL/TLS security options for your database connections:
Configure Hyperdrive to verify server certificates with verify-ca or verify-full SSL modes and protect against man-in-the-middle attacks
Configure Hyperdrive to provide client certificates to the database server to authenticate itself (mTLS) for stronger security beyond username and password
Use the new wrangler cert commands to create certificate authority (CA) certificate bundles or client certificate pairs:
Cloudflare Secrets Store is available today in Beta. You can now store, manage, and deploy account level secrets from a secure, centralized platform to your Workers.
To spin up your Cloudflare Secrets Store, simply click the new Secrets Store tab in the dashboard ↗ or use this Wrangler command:
Terminal window
wranglersecrets-storestorecreate<name>--remote
The following are supported in the Secrets Store beta:
Secrets Store UI & API: create your store & create, duplicate, update, scope, and delete a secret
Workers UI: bind a new or existing account level secret to a Worker and deploy in code
Wrangler: create your store & create, duplicate, update, scope, and delete a secret
Account Management UI & API: assign Secrets Store permissions roles & view audit logs for actions taken in Secrets Store core platform
Email Workers enables developers to programmatically take action on anything that hits their email inbox. If you're building with Email Workers, you can now test the behavior of an Email Worker script, receiving, replying and sending emails in your local environment using wrangler dev.
Below is an example that shows you how you can receive messages using the email() handler and parse them using postal-mime ↗:
Now when you run npx wrangler dev, wrangler will expose a local /cdn-cgi/handler/email endpoint that you can POST email messages to and trigger your Worker's email() handler:
--data-raw'Received: from smtp.example.com (127.0.0.1)
by cloudflare-email.com (unknown) id 4fwwffRXOpyR
for <recipient@example.com>; Tue, 27 Aug 2024 15:50:20 +0000
From: "John" <sender@example.com>
Reply-To: sender@example.com
To: recipient@example.com
Subject: Testing Email Workers Local Dev
Content-Type: text/html; charset="windows-1252"
X-Mailer: Curl
Date: Tue, 27 Aug 2024 08:49:44 -0700
Message-ID: <6114391943504294873000@ZSH-GHOSTTY>
Hi there'
This is what you get in the console:
{
"headers":[
{
"key":"received",
"value":"from smtp.example.com (127.0.0.1) by cloudflare-email.com (unknown) id 4fwwffRXOpyR for <recipient@example.com>; Tue, 27 Aug 2024 15:50:20 +0000"
Local development is a critical part of the development flow, and also works for sending, replying and forwarding emails. See our documentation for more information.
Hyperdrive is now available on the Free plan of Cloudflare Workers, enabling you to build Workers that connect to PostgreSQL or MySQL databases without compromise.
Low-latency access to SQL databases is critical to building full-stack Workers applications. We want you to be able to build on fast, global apps on Workers,
regardless of the tools you use. So we made Hyperdrive available for all, to make it easier to build Workers that connect to PostgreSQL and MySQL.
If you want to learn more about how Hyperdrive works, read the deep dive ↗ on how Hyperdrive can make your database queries up to 4x faster.
Visit the docs to get started with Hyperdrive for PostgreSQL or MySQL.
Hyperdrive now supports connecting to MySQL and MySQL-compatible databases, including Amazon RDS and Aurora MySQL, Google Cloud SQL for MySQL, Azure Database for MySQL, PlanetScale and MariaDB.
Hyperdrive makes your regional, MySQL databases fast when connecting from Cloudflare Workers. It eliminates unnecessary network roundtrips during connection setup, pools database connections globally, and can cache query results to provide the fastest possible response times.
Best of all, you can connect using your existing drivers, ORMs, and query builders with Hyperdrive's secure credentials, no code changes required.
TypeScript
import {createConnection} from "mysql2/promise";
exportinterfaceEnv{
HYPERDRIVE:Hyperdrive;
}
exportdefault{
asyncfetch(request,env,ctx):Promise<Response>{
constconnection=awaitcreateConnection({
host:env.HYPERDRIVE.host,
user:env.HYPERDRIVE.user,
password:env.HYPERDRIVE.password,
database:env.HYPERDRIVE.database,
port:env.HYPERDRIVE.port,
disableEval: true,// Required for Workers compatibility
The Agents SDK now includes built-in support for building remote MCP (Model Context Protocol) servers directly as part of your Agent. This allows you to easily create and manage MCP servers, without the need for additional infrastructure or configuration.
The SDK includes a new MCPAgent class that extends the Agent class and allows you to expose resources and tools over the MCP protocol, as well as authorization and authentication to enable remote MCP servers.
See the example ↗ for the full code and as the basis for building your own MCP servers, and the client example ↗ for how to build an Agent that acts as an MCP client.
To learn more, review the announcement blog ↗ as part of Developer Week 2025.
Agents SDK updates
We've made a number of improvements to the Agents SDK, including:
Support for building MCP servers with the new MCPAgent class.
The ability to export the current agent, request and WebSocket connection context using import { context } from "agents", allowing you to minimize or avoid direct dependency injection when calling tools.
Fixed a bug that prevented query parameters from being sent to the Agent server from the useAgent React hook.
Automatically converting the agent name in useAgent or useAgentChat to kebab-case to ensure it matches the naming convention expected by routeAgentRequest.
To install or update the Agents SDK, run npm i agents@latest in an existing project, or explore the agents-starter project:
AutoRAG is now in open beta, making it easy for you to build fully-managed retrieval-augmented generation (RAG) pipelines without managing infrastructure. Just upload your docs to R2, and AutoRAG handles the rest: embeddings, indexing, retrieval, and response generation via API.
With AutoRAG, you can:
Customize your pipeline: Choose from Workers AI models, configure chunking strategies, edit system prompts, and more.
Instant setup: AutoRAG provisions everything you need from Vectorize, AI gateway, to pipeline logic for you, so you can go from zero to a working RAG pipeline in seconds.
Keep your index fresh: AutoRAG continuously syncs your index with your data source to ensure responses stay accurate and up to date.
Ask questions: Query your data and receive grounded responses via a Workers binding or API.
Whether you're building internal tools, AI-powered search, or a support assistant, AutoRAG gets you from idea to deployment in minutes.
Get started in the Cloudflare dashboard ↗ or check out the guide for instructions on how to build your RAG pipeline today.
We’re excited to announce Browser Rendering is now available on the Workers Free plan ↗, making it even easier to prototype and experiment with web search and headless browser use-cases when building applications on Workers.
The Browser Rendering REST API is now Generally Available, allowing you to control browser instances from outside of Workers applications. We've added three new endpoints to help automate more browser tasks:
Extract structured data – Use /json to retrieve structured data from a webpage.
Retrieve links – Use /links to pull all links from a webpage.
Convert to Markdown – Use /markdown to convert webpage content into Markdown format.
For example, to fetch the Markdown representation of a webpage:
We also recently landed support for Playwright in Browser Rendering for browser automation from Cloudflare Workers, in addition to Puppeteer, giving you more flexibility to test across different browser environments.
Visit the Browser Rendering docs to learn more about how to use headless browsers in your applications.
Durable Objects can now be used with zero commitment on the Workers Free plan allowing you to build AI agents with Agents SDK, collaboration tools, and real-time applications like chat or multiplayer games.
Durable Objects let you build stateful, serverless applications with millions of tiny coordination instances that run your application code alongside (in the same thread!) your durable storage. Each Durable Object can access its own SQLite database through a Storage API. A Durable Object class is defined in a Worker script encapsulating the Durable Object's behavior when accessed from a Worker. To try the code below, click the button:
JavaScript
import {DurableObject} from "cloudflare:workers";
// Durable Object
exportclassMyDurableObjectextendsDurableObject{
...
asyncsayHello(name){
return`Hello, ${name}!`;
}
}
// Worker
exportdefault{
asyncfetch(request,env){
// Every unique ID refers to an individual instance of the Durable Object class
constid=env.MY_DURABLE_OBJECT.idFromName("foo");
// A stub is a client used to invoke methods on the Durable Object
conststub=env.MY_DURABLE_OBJECT.get(id);
// Methods on the Durable Object are invoked via the stub
constresponse=awaitstub.sayHello("world");
returnresponse;
},
};
Free plan limits apply to Durable Objects compute and storage usage. Limits allow developers to build real-world applications, with every Worker request able to call a Durable Object on the free plan.
SQLite in Durable Objects is now generally available (GA) with 10GB SQLite database per Durable Object. Since the public beta ↗ in September 2024, we've added feature parity and robustness for the SQLite storage backend compared to the preexisting key-value (KV) storage backend for Durable Objects.
SQLite-backed Durable Objects are recommended for all new Durable Object classes, using new_sqlite_classesWrangler configuration. Only SQLite-backed Durable Objects have access to Storage API's SQL and point-in-time recovery methods, which provide relational data modeling, SQL querying, and better data management.
JavaScript
exportclassMyDurableObjectextendsDurableObject{
sql:SqlStorage
constructor(ctx:DurableObjectState,env:Env){
super(ctx,env);
this.sql=ctx.storage.sql;
}
asyncsayHello(){
letresult=this.sql
.exec("SELECT 'Hello, World!' AS greeting")
.one();
returnresult.greeting;
}
}
KV-backed Durable Objects remain for backwards compatibility, and a migration path from key-value storage to SQL storage for existing Durable Object classes will be offered in the future.
Workflows is now Generally Available (or "GA"): in short, it's ready for production workloads. Alongside marking Workflows as GA, we've introduced a number of changes during the beta period, including:
A new waitForEvent API that allows a Workflow to wait for an event to occur before continuing execution.
Improved observability, including new CPU time metrics that allow you to better understand which Workflow instances are consuming the most resources and/or contributing to your bill.
Support for vitest for testing Workflows locally and in CI/CD pipelines.
Workflows also supports the new increased CPU limits that apply to Workers, allowing you to run more CPU-intensive tasks (up to 5 minutes of CPU time per instance), not including the time spent waiting on network calls, AI models, or other I/O bound tasks.
Human-in-the-loop
The new step.waitForEvent API allows a Workflow instance to wait on events and data, enabling human-in-the-the-loop interactions, such as approving or rejecting a request, directly handling webhooks from other systems, or pushing event data to a Workflow while it's running.
Because Workflows are just code, you can conditionally execute code based on the result of a waitForEvent call, and/or call waitForEvent multiple times in a single Workflow based on what the Workflow needs.
For example, if you wanted to implement a human-in-the-loop approval process, you could use waitForEvent to wait for a user to approve or reject a request, and then conditionally execute code based on the result.
You can now access all Cloudflare cache purge methods — no matter which plan you’re on. Whether you need to update a single asset or instantly invalidate large portions of your site’s content, you now have the same powerful tools previously reserved for Enterprise customers.
Anyone on Cloudflare can now:
Purge Everything: Clears all cached content associated with a website.
Purge by Tag: Uses Cache-Tag response headers to invalidate grouped assets, offering flexibility for complex cache management scenarios.
Want to learn how each purge method works, when to use them, or what limits apply to your plan? Dive into our purge cache documentation and API reference ↗ for all the details.
Queues now supports the ability to pause message delivery and/or purge (delete) messages on a queue. These operations can be useful when:
Your consumer has a bug or downtime, and you want to temporarily stop messages from being processed while you fix the bug
You have pushed invalid messages to a queue due to a code change during development, and you want to clean up the backlog
Your queue has a backlog that is stale and you want to clean it up to allow new messages to be consumed
To pause a queue using Wrangler, run the pause-delivery command. Paused queues continue to receive messages. And you can easily unpause a queue using the resume-delivery command.
Pause and resume a queue
$wranglerqueuespause-deliverymy-queue
Pausingmessagedeliveryforqueuemy-queue.
Pausedmessagedeliveryforqueuemy-queue.
$wranglerqueuesresume-deliverymy-queue
Resumingmessagedeliveryforqueuemy-queue.
Resumedmessagedeliveryforqueuemy-queue.
Purging a queue permanently deletes all messages in the queue. Unlike pausing, purging is an irreversible operation:
Cloudflare Registrar now supports .ai and .shop domains. These are two of our most highly-requested top-level domains (TLDs) and are great additions to the 300+ other TLDs we support ↗.
Starting today, customers can:
Register and renew these domains at cost without any markups or add-on fees
Enjoy best-in-class security and performance with native integrations with Cloudflare DNS, CDN, and SSL services like one-click DNSSEC
We can't wait to see what AI and e-commerce projects you deploy on Cloudflare. To get started, transfer your domains to Cloudflare or search for new ones to register ↗.
The latest version of audit logs streamlines audit logging by automatically capturing all user and system actions performed through the Cloudflare Dashboard or public APIs. This update leverages Cloudflare’s existing API Shield to generate audit logs based on OpenAPI schemas, ensuring a more consistent and automated logging process.
Availability: Audit logs (version 2) is now in Beta, with support limited to API access.
Use the following API endpoint to retrieve audit logs:
You can access detailed documentation for audit logs (version 2) Beta API release here ↗.
Key Improvements in the Beta Release:
Automated & standardized logging: Logs are now generated automatically using a standardized system, replacing manual, team-dependent logging. This ensures consistency across all Cloudflare services.
Expanded product coverage: Increased audit log coverage from 75% to 95%. Key API endpoints such as /accounts, /zones, and /organizations are now included.
Granular filtering: Logs now follow a uniform format, enabling precise filtering by actions, users, methods, and resources—allowing for faster and more efficient investigations.
Enhanced context and traceability: Each log entry now includes detailed context, such as the authentication method used, the interface (API or Dashboard) through which the action was performed, and mappings to Cloudflare Ray IDs for better traceability.
Comprehensive activity capture: Expanded logging to include GET requests and failed attempts, ensuring that all critical activities are recorded.
Known Limitations in Beta
Error handling for the API is not implemented.
There may be gaps or missing entries in the available audit logs.
UI is unavailable in this Beta release.
System-level logs and User-Activity logs are not included.
Support for these features is coming as part of the GA release later this year. For more details, including a sample audit log, check out our blog post: Introducing Automatic Audit Logs ↗
Update: Mon Mar 24th, 11PM UTC: Next.js has made further changes to address a smaller vulnerability introduced in the patches made to its middleware handling. Users should upgrade to Next.js versions 15.2.4, 14.2.26, 13.5.10 or 12.3.6. If you are unable to immediately upgrade or are running an older version of Next.js, you can enable the WAF rule described in this changelog as a mitigation.
Update: Mon Mar 24th, 8PM UTC: Next.js has now backported the patch for this vulnerability ↗ to cover Next.js v12 and v13. Users on those versions will need to patch to 13.5.9 and 12.3.5 (respectively) to mitigate the vulnerability.
Update: Sat Mar 22nd, 4PM UTC: We have changed this WAF rule to opt-in only, as sites that use auth middleware with third-party auth vendors were observing failing requests.
We strongly recommend updating your version of Next.js (if eligible) to the patched versions, as your app will otherwise be vulnerable to an authentication bypass attack regardless of auth provider.
Enable the Managed Rule (strongly recommended)
This rule is opt-in only for sites on the Pro plan or above in the WAF managed ruleset.
To enable the rule:
Head to Security > WAF > Managed rules in the Cloudflare dashboard for the zone (website) you want to protect.
Click the three dots next to Cloudflare Managed Ruleset and choose Edit
Scroll down and choose Browse Rules
Search for CVE-2025-29927 (ruleId: 34583778093748cc83ff7b38f472013e)
Change the Status to Enabled and the Action to Block. You can optionally set the rule to Log, to validate potential impact before enabling it. Log will not block requests.
Click Next
Scroll down and choose Save
This will enable the WAF rule and block requests with the x-middleware-subrequest header regardless of Next.js version.
Create a WAF rule (manual)
For users on the Free plan, or who want to define a more specific rule, you can create a Custom WAF rule to block requests with the x-middleware-subrequest header regardless of Next.js version.
To create a custom rule:
Head to Security > WAF > Custom rules in the Cloudflare dashboard for the zone (website) you want to protect.
Give the rule a name - e.g. next-js-CVE-2025-29927
Set the matching parameters for the rule match any request where the x-middleware-subrequest header exists per the rule expression below.
Set the action to 'block'. If you want to observe the impact before blocking requests, set the action to 'log' (and edit the rule later).
Deploy the rule.
Next.js CVE-2025-29927
We've made a WAF (Web Application Firewall) rule available to all sites on Cloudflare to protect against the Next.js authentication bypass vulnerability ↗ (CVE-2025-29927) published on March 21st, 2025.
Note: This rule is not enabled by default as it blocked requests across sites for specific authentication middleware.
This managed rule protects sites using Next.js on Workers and Pages, as well as sites using Cloudflare to protect Next.js applications hosted elsewhere.
This rule has been made available (but not enabled by default) to all sites as part of our WAF Managed Ruleset and blocks requests that attempt to bypass authentication in Next.js applications.
The vulnerability affects almost all Next.js versions, and has been fully patched in Next.js 14.2.26 and 15.2.4. Earlier, interim releases did not fully patch this vulnerability.
Users on older versions of Next.js (11.1.4 to 13.5.6) did not originally have a patch available, but this the patch for this vulnerability and a subsequent additional patch have been backported to Next.js versions 12.3.6 and 13.5.10 as of Monday, March 24th. Users on Next.js v11 will need to deploy the stated workaround or enable the WAF rule.
The managed WAF rule mitigates this by blocking external user requests with the x-middleware-subrequest header regardless of Next.js version, but we recommend users using Next.js 14 and 15 upgrade to the patched versions of Next.js as an additional mitigation.
Smart Placement is a unique Cloudflare feature that can make decisions to move your Worker to run in a more optimal location (such as closer to a database). Instead of always running in the default location (the one closest to where the request is received), Smart Placement uses certain “heuristics” (rules and thresholds) to decide if a different location might be faster or more efficient.
Previously, if these heuristics weren't consistently met, your Worker would revert to running in the default location—even after it had been optimally placed. This meant that if your Worker received minimal traffic for a period of time, the system would reset to the default location, rather than remaining in the optimal one.
Now, once Smart Placement has identified and assigned an optimal location, temporarily dropping below the heuristic thresholds will not force a return to default locations. For example in the previous algorithm, a drop in requests for a few days might return to default locations and heuristics would have to be met again. This was problematic for workloads that made requests to a geographically located resource every few days or longer. In this scenario, your Worker would never get placed optimally. This is no longer the case.
This new capability allows developers to establish persistent, low-latency connections between their applications and AI models, enabling natural, real-time conversational AI experiences, including speech-to-speech interactions.
Document conversion plays an important role when designing and developing AI applications and agents. Workers AI now provides the toMarkdown utility method that developers can use to for quick, easy, and convenient conversion and summary of documents in multiple formats to Markdown language.
You can call this new tool using a binding by calling env.AI.toMarkdown() or the using the REST API endpoint.
In this example, we fetch a PDF document and an image from R2 and feed them both to env.AI.toMarkdown(). The result is a list of converted documents. Workers AI models are used automatically to detect and summarize the image.
"data":"# somatosensory.pdf\n## Metadata\n- PDFFormatVersion=1.4\n- IsLinearized=false\n- IsAcroFormPresent=false\n- IsXFAPresent=false\n- IsCollectionPresent=false\n- IsSignaturesPresent=false\n- Producer=Prince 20150210 (www.princexml.com)\n- Title=Anatomy of the Somatosensory System\n\n## Contents\n### Page 1\nThis is a sample document to showcase..."
},
{
"name":"cat.jpeg",
"mimeType":"image/jpeg",
"format":"markdown",
"tokens":0,
"data":"The image is a close-up photograph of Grumpy Cat, a cat with a distinctive grumpy expression and piercing blue eyes. The cat has a brown face with a white stripe down its nose, and its ears are pointed upright. Its fur is light brown and darker around the face, with a pink nose and mouth. The cat's eyes are blue and slanted downward, giving it a perpetually grumpy appearance. The background is blurred, but it appears to be a dark brown color. Overall, the image is a humorous and iconic representation of the popular internet meme character, Grumpy Cat. The cat's facial expression and posture convey a sense of displeasure or annoyance, making it a relatable and entertaining image for many people."
}
]
See Markdown Conversion for more information on supported formats, REST API and pricing.
If you've already been building with the Agents SDK, you can update your dependencies to use the new package name, and replace references to agents-sdk with agents:
Terminal window
# Install the new package
npmiagents
Terminal window
# Remove the old (deprecated) package
npmuninstallagents-sdk
# Find instances of the old package name in your codebase
grep-r'agents-sdk'.
# Replace instances of the old package name with the new one
All future updates will be pushed to the new agents package, and the older package has been marked as deprecated.
Agents SDK updates New
We've added a number of big new features to the Agents SDK over the past few weeks, including:
You can now set cors: true when using routeAgentRequest to return permissive default CORS headers to Agent responses.
The regular client now syncs state on the agent (just like the React version).
useAgentChat bug fixes for passing headers/credentials, including properly clearing cache on unmount.
Experimental /schedule module with a prompt/schema for adding scheduling to your app (with evals!).
Changed the internal zod schema to be compatible with the limitations of Google's Gemini models by removing the discriminated union, allowing you to use Gemini models with the scheduling API.
We've also fixed a number of bugs with state synchronization and the React hooks.
We've added a new @unstable_callable() decorator for defining methods that can be called directly from clients. This allows you call methods from within your client code: you can call methods (with arguments) and get native JavaScript objects back.
returnthis.sql`SELECT * FROM history ORDER BY created_at DESC LIMIT 10`;
}
}
TypeScript
// server.ts
import {unstable_callable,Agent, type StreamingResponse} from "agents";
import type {Env} from "../server";
exportclassRpcextendsAgent<Env>{
// Use the decorator to define a callable method
@unstable_callable({
description:"rpc test",
})
asyncgetHistory(){
returnthis.sql`SELECT * FROM history ORDER BY created_at DESC LIMIT 10`;
}
}
agents-starter Updated
We've fixed a number of small bugs in the agents-starter ↗ project — a real-time, chat-based example application with tool-calling & human-in-the-loop built using the Agents SDK. The starter has also been upgraded to use the latest wrangler v4 release.
If you're new to Agents, you can install and run the agents-starter project in two commands:
You can use the starter as a template for your own Agents projects: open up src/server.ts and src/client.tsx to see how the Agents SDK is used.
More documentation Updated
We've heard your feedback on the Agents SDK documentation, and we're shipping more API reference material and usage examples, including:
Expanded API reference documentation, covering the methods and properties exposed by the Agents SDK, as well as more usage examples.
More Client API documentation that documents useAgent, useAgentChat and the new @unstable_callable RPC decorator exposed by the SDK.
New documentation on how to call agents and (optionally) authenticate clients before they connect to your Agents.
Note that the Agents SDK is continually growing: the type definitions included in the SDK will always include the latest APIs exposed by the agents package.
API Shield will scan for risks on your API inventory daily. Here are the new risks we're scanning for and automatically labelling:
cf-risk-sensitive: applied if the customer is subscribed to the sensitive data detection ruleset and the WAF detects sensitive data returned on an endpoint in the last seven days.
cf-risk-missing-auth: applied if the customer has configured a session ID and no successful requests to the endpoint contain the session ID.
cf-risk-mixed-auth: applied if the customer has configured a session ID and some successful requests to the endpoint contain the session ID while some lack the session ID.
cf-risk-missing-schema: added when a learned schema is available for an endpoint that has no active schema.
cf-risk-error-anomaly: added when an endpoint experiences a recent increase in response errors over the last 24 hours.
cf-risk-latency-anomaly: added when an endpoint experiences a recent increase in response latency over the last 24 hours.
cf-risk-size-anomaly: added when an endpoint experiences a spike in response body size over the last 24 hours.
In addition, API Shield has two new 'beta' scans for Broken Object Level Authorization (BOLA) attacks. If you're in the beta, you will see the following two labels when API Shield suspects an endpoint is suffering from a BOLA vulnerability:
cf-risk-bola-enumeration: added when an endpoint experiences successful responses with drastic differences in the number of unique elements requested by different user sessions.
cf-risk-bola-pollution: added when an endpoint experiences successful responses where parameters are found in multiple places in the request.
We are currently accepting more customers into our beta. Contact your account team if you are interested in BOLA attack detection for your API.
Refer to the blog post ↗ for more information about Cloudflare's expanded posture management capabilities.
You can now retry your Cloudflare Pages and Workers builds directly from GitHub. No need to switch to the Cloudflare Dashboard for a simple retry!
Let’s say you push a commit, but your build fails due to a spurious error like a network timeout. Instead of going to the Cloudflare Dashboard to manually retry, you can now rerun the build with just a few clicks inside GitHub, keeping you inside your workflow.
For Pages and Workers projects connected to a GitHub repository:
When a build fails, go to your GitHub repository or pull request
Select the failed Check Run for the build
Select "Details" on the Check Run
Select "Rerun" to trigger a retry build for that commit
We’re removing some of the restrictions in Email Routing so that AI Agents and task automation can better handle email workflows, including how Workers can reply to incoming emails.
It's now possible to keep a threaded email conversation with an Email Worker script as long as:
The email can only be replied to once in the same EmailMessage event.
The recipient in the reply must match the incoming sender.
The outgoing sender domain must match the same domain that received the email.
Every time an email passes through Email Routing or another MTA, an entry is added to the References list. We stop accepting replies to emails with more than 100 References entries to prevent abuse or accidental loops.
Here's an example of a Worker responding to Emails using a Workers AI model:
Digital Experience Monitoring (DEX) provides visibility into device, network, and application performance across your Cloudflare SASE deployment. The latest release of the Cloudflare One agent (v2025.1.861) now includes device endpoint monitoring capabilities
to provide deeper visibility into end-user device performance which can be analyzed directly from the dashboard.
Device health metrics are now automatically collected, allowing administrators to:
View the last network a user was connected to
Monitor CPU and RAM utilization on devices
Identify resource-intensive processes running on endpoints
We’ve streamlined the Logpush setup process by integrating R2 bucket creation directly into the Logpush workflow!
Now, you no longer need to navigate multiple pages to manually create an R2 bucket or copy credentials. With this update, you can seamlessly configure a Logpush job to R2 in just one click, reducing friction and making setup faster and easier.
This enhancement makes it easier for customers to adopt Logpush and R2.
You can now use bucket locks to set retention policies on your R2 buckets (or specific prefixes within your buckets) for a specified period — or indefinitely. This can help ensure compliance by protecting important data from accidental or malicious deletion.
Locks give you a few ways to ensure your objects are retained (not deleted or overwritten). You can:
Lock objects for a specific duration, for example 90 days.
Lock objects until a certain date, for example January 1, 2030.
Lock objects indefinitely, until the lock is explicitly removed.
Buckets can have up to 1,000 bucket lock rules. Each rule specifies which objects it covers (via prefix) and how long those objects must remain retained.
Here are a couple of examples showing how you can configure bucket lock rules using Wrangler:
Ensure all objects in a bucket are retained for at least 180 days
With these enhanced logs, administrators can gain visibility into end user behavior in the remote browser and track blocked data extraction attempts, along with the websites that triggered them, in an isolated session.
{
"AccountID":"$ACCOUNT_ID",
"Decision":"block",
"DomainName":"www.example.com",
"Timestamp":"2025-02-27T23:15:06Z",
"Type":"copy",
"UserID":"$USER_ID"
}
User Actions available:
Copy & Paste
Downloads & Uploads
Printing
Learn more about how to get started with Logpush in our documentation.
We've released the Agents SDK ↗, a package and set of tools that help you build and ship AI Agents.
You can get up and running with a chat-based AI Agent ↗ (and deploy it to Workers) that uses the Agents SDK, tool calling, and state syncing with a React-based front-end by running the following command:
Workflows now supports up to 4,500 concurrent (running) instances, up from the previous limit of 100. This limit will continue to increase during the Workflows open beta. This increase applies to all users on the Workers Paid plan, and takes effect immediately.
This allows more fine-grained control over transformation request flows and cache behavior. For example, you can resize, manipulate, and overlay images without requiring them to be accessible through a URL.
The Images binding can be configured in the Cloudflare dashboard for your Worker or in the wrangler.toml file in your project's directory:
Previously, you could only configure Zaraz by going to each individual zone under your Cloudflare account. Now, if you’d like to get started with Zaraz or manage your existing configuration, you can navigate to the Tag Management ↗ section on the Cloudflare dashboard – this will make it easier to compare and configure the same settings across multiple zones.
These changes will not alter any existing configuration or entitlements for zones you already have Zaraz enabled on. If you’d like to edit existing configurations, you can go to the Tag Setup ↗ section of the dashboard, and select the zone you'd like to edit.
Previously, when a new User Worker was uploaded, there was a short delay before it became available for dispatch. This meant that even though an API request could return a 200 OK response, the script might not yet be ready to handle requests, causing unexpected failures for platforms that immediately dispatch to new Workers.
With this update, first-time uploads of User Workers are now deployed synchronously. A 200 OK response guarantees the script is fully provisioned and ready to handle traffic immediately, ensuring more predictable deployments and reducing errors.
You can now customize a queue's message retention period, from a minimum of 60 seconds to a maximum of 14 days. Previously, it was fixed to the default of 4 days.
You can customize the retention period on the settings page for your queue, or using Wrangler:
You can use this prompt with your favorite AI model, including Claude 3.5 Sonnet, OpenAI's o3-mini, Gemini 2.0 Flash, or Llama 3.3 on Workers AI. Models with large context windows will allow you to paste the prompt directly: provide your own prompt within the <user_prompt></user_prompt> tags.
You can now locally configure your Magic WAN Connector to work in a static IP configuration.
This local method does not require having access to a DHCP Internet connection. However, it does require being comfortable with using tools to access the serial port on Magic WAN Connector as well as using a serial terminal client to access the Connector's environment.
Cloudflare has supported both RSA and ECDSA certificates across our platform for a number of years. Both certificates offer the same security, but ECDSA is more performant due to a smaller key size. However, RSA is more widely adopted and ensures compatibility with legacy clients. Instead of choosing between them, you may want both – that way, ECDSA is used when clients support it, but RSA is available if not.
Now, you can upload both an RSA and ECDSA certificate on a custom hostname via the API.
curl -X POST https://api.cloudflare.com/client/v4/zones/$ZONE_ID/custom_hostnames \
-H 'Content-Type: application/json' \
-H "X-Auth-Email: $CLOUDFLARE_EMAIL" \
-H "X-Auth-Key: $CLOUDFLARE_API_KEY" \
-d '{
"hostname": "hostname",
"ssl": {
"custom_cert_bundle": [
{
"custom_certificate": "RSA Cert",
"custom_key": "RSA Key"
},
{
"custom_certificate": "ECDSA Cert",
"custom_key": "ECDSA Key"
}
],
"bundle_method": "force",
"wildcard": false,
"settings": {
"min_tls_version": "1.0"
}
}
}’
You can also:
Upload an RSA or ECDSA certificate to a custom hostname with an existing ECDSA or RSA certificate, respectively.
Replace the RSA or ECDSA certificate with a certificate of its same type.
Delete the RSA or ECDSA certificate (if the custom hostname has both an RSA and ECDSA uploaded).
This feature is available for Business and Enterprise customers who have purchased custom certificates.
AI Gateway adds additional ways to handle requests - Request Timeouts and Request Retries, making it easier to keep your applications responsive and reliable.
AI Gateway has added three new providers: Cartesia, Cerebras, and ElevenLabs, giving you more even more options for providers you can use through AI Gateway. Here's a brief overview of each:
Cartesia provides text-to-speech models that produce natural-sounding speech with low latency.
Cerebras delivers low-latency AI inference to Meta's Llama 3.1 8B and Llama 3.3 70B models.
ElevenLabs offers text-to-speech models with human-like voices in 32 languages.
To get started with AI Gateway, just update the base URL. Here's how you can send a request to Cerebras using cURL:
You can now implement our child safety tooling, the CSAM Scanning Tool, more easily. Instead of requiring external reporting credentials, you only need a verified email address for notifications to onboard. This change makes the tool more accessible to a wider range of customers.
Workers for Platforms customers can now attach static assets (HTML, CSS, JavaScript, images) directly to User Workers, removing the need to host separate infrastructure to serve the assets.
This allows your platform to serve entire front-end applications from Cloudflare's global edge, utilizing caching for fast load times, while supporting dynamic logic within the same Worker. Cloudflare automatically scales its infrastructure to handle high traffic volumes, enabling you to focus on building features without managing servers.
What you can build
Static Sites: Host and serve HTML, CSS, JavaScript, and media files directly from Cloudflare's network, ensuring fast loading times worldwide. This is ideal for blogs, landing pages, and documentation sites because static assets can be efficiently cached and delivered closer to the user, reducing latency and enhancing the overall user experience.
Full-Stack Applications: Combine asset hosting with Cloudflare Workers to power dynamic, interactive applications. If you're an e-commerce platform, you can serve your customers' product pages and run inventory checks from within the same Worker.
Get Started:
Upload static assets using the Workers for Platforms API or Wrangler. For more information, visit our Workers for Platforms documentation. ↗
You can now have up to 1000 Workers KV namespaces per account.
Workers KV namespace limits were increased from 200 to 1000 for all accounts. Higher limits for Workers KV namespaces enable better organization of key-value data, such as by category, tenant, or environment.
Workflows (beta) now allows you to define up to 1024 steps. sleep steps do not count against this limit.
We've also added:
instanceId as property to the WorkflowEvent type, allowing you to retrieve the current instance ID from within a running Workflow instance
Improved queueing logic for Workflow instances beyond the current maximum concurrent instances, reducing the cases where instances are stuck in the queued state.
Support for pause and resume for Workflow instances in a queued state.
We're continuing to work on increases to the number of concurrent Workflow instances, steps, and support for a new waitForEvent API over the coming weeks.
Users making D1 requests via the Workers API can see up to a 60% end-to-end latency improvement due to the removal of redundant network round trips needed for each request to a D1 database.
p50, p90, and p95 request latency aggregated across entire D1 service. These latencies are a reference point and should not be viewed as your exact workload improvement.
This performance improvement benefits all D1 Worker API traffic, especially cross-region requests where network latency is an outsized latency factor. For example, a user in Europe talking to a database in North America. D1 location hints can be used to influence the geographic location of a database.
For more details on how D1 removed redundant round trips, see the D1 specific release note entry.
The latest cloudflared build 2024.12.2 ↗ introduces the ability to collect all the diagnostic logs needed to troubleshoot a cloudflared instance.
A diagnostic report collects data from a single instance of cloudflared running on the local machine and outputs it to a cloudflared-diag file.
The cloudflared-diag-YYYY-MM-DDThh-mm-ss.zip archive contains the files listed below. The data in a file either applies to the cloudflared instance being diagnosed (diagnosee) or the instance that triggered the diagnosis (diagnoser). For example, if your tunnel is running in a Docker container, the diagnosee is the Docker instance and the diagnoser is the host instance.
JSON traceroutes to Cloudflare's global network using IPv4 and IPv6
diagnoser
raw-network.txt
Raw traceroutes to Cloudflare's global network using IPv4 and IPv6
diagnoser
systeminformation.json
Operating system information and resource usage
diagnosee
task-result.json
Result of each diagnostic task
diagnoser
tunnelstate.json
Tunnel connections at the time of diagnosis
diagnosee
Footnotes
If the log file is blank, you may need to set --loglevel to debug when you start the tunnel. The --loglevel parameter is only required if you ran the tunnel from the CLI using a cloudflared tunnel run command. It is not necessary if the tunnel runs as a Linux/macOS service or runs in Docker/Kubernetes. ↩
Magic WAN and Magic Transit customers can use the Cloudflare dashboard to configure and manage BGP peering between their networks and their Magic routing table when using a Direct CNI on-ramp.
Using BGP peering with a CNI allows customers to:
Automate the process of adding or removing networks and subnets.
Take advantage of failure detection and session recovery features.
With this functionality, customers can:
Establish an eBGP session between their devices and the Magic WAN / Magic Transit service when connected via CNI.
Secure the session by MD5 authentication to prevent misconfigurations.
Exchange routes dynamically between their devices and their Magic routing table.
You can now generate customized terraform files for building cloud network on-ramps to Magic WAN.
Magic Cloud can scan and discover existing network resources and generate the required terraform files to automate cloud resource deployment using their existing infrastructure-as-code workflows for cloud automation.
You might want to do this to:
Review the proposed configuration for an on-ramp before deploying it with Cloudflare.
Deploy the on-ramp using your own infrastructure-as-code pipeline instead of deploying it with Cloudflare.
You can now use CASB to find security misconfigurations in your AWS cloud environment using Data Loss Prevention.
You can also connect your AWS compute account to extract and scan your S3 buckets for sensitive data while avoiding egress fees. CASB will scan any objects that exist in the bucket at the time of configuration.
To connect a compute account to your AWS integration:
You can now type in languages that use diacritics (like á or ç) and character-based scripts (such as Chinese, Japanese, and Korean) directly within the remote browser. The isolated browser now properly recognizes non-English keyboard input, eliminating the need to copy and paste content from a local browser or device.
Workflows is now in open beta, and available to any developer a free or paid Workers plan.
Workflows allow you to build multi-step applications that can automatically retry, persist state and run for minutes, hours, days, or weeks. Workflows introduces a programming model that makes it easier to build reliable, long-running tasks, observe as they progress, and programmatically trigger instances based on events across your services.
Get started
You can get started with Workflows by following our get started guide and/or using npm create cloudflare to pull down the starter project:
You can now easily enable Real User Monitoring (RUM) monitoring for your hostnames, while safely dropping requests from visitors in the European Union to comply with GDPR and CCPA.
Our Web Analytics product has always been centered on giving you insights into your users' experience that you need to provide the best quality experience, without sacrificing user privacy in the process.
To help with that aim, you can now selectively enable RUM monitoring for your hostname and exclude EU visitor data in a single click. If you opt for this option, we will drop all metrics collected by our EU data centeres automatically.
You can learn more about what metrics are reported by Web Analytics and how it is collected in the Web Analytics documentation. You can enable Web Analytics on any hostname by going to the Web Analytics ↗ section of the dashboard, selecting "Manage Site" for the hostname you want to monitor, and choosing the appropriate enablement option.